转载

记录线上RT规律性增长问题排查

背景

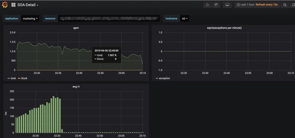
营销中心一个新工程上线,工程上线后,监控平台显示RT水位呈规律性上涨下降

记录线上RT规律性增长问题排查

初次排查

初次看监控图,认为是redis key批量同时失效导致的,因为波峰的相隔时间正好是15分钟,redis的key失效时间也正好设置了这个时间。同时,当时公司运维反馈给我的,该表的sql请求量较大,15分钟调用了 36530次,占了该库性能的80%.

从链路监控中发现部分mysql的RT很高。

记录线上RT规律性增长问题排查

初次问题定位

结合db响应时间,初步定位问题为:缓存穿透后,大量的sql请求量导致RT上升。

但是其实无法解释规律性上涨问题。

于是乎,增加缓存击穿保护,发布上线,发现RT竟然下来了!认为问题已经解决。

记录线上RT规律性增长问题排查

问题再次出现

过了个端午,今天再看RT情况,又恢复第一张图的情况

记录线上RT规律性增长问题排查

问题排查

感觉问题并非当初想象的那样。于是检查服务器情况,发现服务器CPU使用也非常奇葩。 记录线上RT规律性增长问题排查

于是使用jstack 排查工程中多线程使用情况,发现无异常。

使用 top -Hp pid 查看CPU使用最频繁的线程

记录线上RT规律性增长问题排查

printf "%x/n" 19838 获取到十六进制值 4d7e

jstack 19832 | grep "4d7e" 查看线程情况

记录线上RT规律性增长问题排查

发现消耗CPU最多的竟然是gc线程

jstat -gc 19832 1000 查看GC情况

记录线上RT规律性增长问题排查

发现大bug了。老年代只配置了64M,线上一直在fullgc,端午三天已经fullgc了19万次多了。。好了,可以找运维小哥哥喝茶去了

结论

线上老年代配置的太小,导致系统一直在fullgc,fullgc的时候STW,阻塞用户线程,一般阻塞时间在100ms左右,导致RT飙升。fullgc后恢复正常,rt恢复,然后再次继续fullgc。

思考

1. 监控平台缺少对jvm监控

2. 对于请求量大的接口,评估缓存击穿风险

3. 问题排查要结合CPU,内存,IO,JVM多方面同时考虑

原文  https://juejin.im/post/5cfdf2d1f265da1ba84a84f9
正文到此结束
Loading...