转载

JeecgBoot 2.1.1 代码生成器 AI 版本发布,基于 SpringBoot 的快速开发平台

此版本重点升级了 Online 代码生成器,支持更多的控件生成,所见即所得,极大的提高开发效率;同时做了数据库兼容专项工作,让 Online 开发兼容更多数据库:Mysql、SqlServer、Oracle、Postgresql等 !!!

项目介绍

JeecgBoot 是一款基于 SpringBoot+代码生成器的快速开发平台!采用前后端分离架构:SpringBoot,Ant-Design-Vue,Mybatis-plus,Shiro,JWT。强大的代码生成器让前端和后台代码一键生成,不需要写任何代码,保持 jeecg 一贯的强大,绝对是全栈开发福音!! JeecgBoot 在提高 UI 能力的同时,降低了前后分离的开发成本,JeecgBoot 还独创在线开发模式(No 代码概念),一系列在线智能开发:在线配置表单、在线配置报表等等。

当前版本:v_2.1.1| 2019-10-21

升级日志

Online 功能

  • 重点:Online 代码生成器升级,根据 online 配置控件生成对应代码。支持更多控件生成:下拉搜索、富文本、popup、分类树控件等等
  • 重点:Online 在线开发升级,兼容更多数据库 mysql/oracle/sqlserver/postgreSql 等等,加强对大字段 blob 类型支持
  • Online 代码生成器升级,online 一对多生成 popup 不好用解决
  • Online 代码生成器升级,主子表模型,生成的代码子表的分页不是真实的分页解决  issues/I12MY4
  • Online 表单配置,校验规则不支持取消问题处理
  • Online Java 增强、SQL 增强增加校验,不允许为空
  • Online 表单配置,是否分页、是否带 checkbox 增加配置支持
  • Online 新增复制表单功能
  • Online 表单配置字段增加校验,限制字段名不可重复、不可使用数据库关键字
  • Online 表单校验规则: 支持自定义规则、增加金额校验规则
  • Online 表单一对多模型,排序为空保存不上的问题  #524
  • Online 列表支持左右拖动配置  issues/I12F4F
  • Online Popup 支持多选
  • Online 部门选择多选
  • Online 文件类型下载问题处理 【bug】
  • Online 表单从数据导入后 text 类型转换错误  #557
  • Online 表单开发-单表类型-同步数据库失败- sqlserver 库  #629
  • Online 表单字段校验 唯一校验 问题  #585
  • postgres 数据库下测试在线表单报错  #464
  • Online 代码生成,导入功能抛出异常  #477
  • Online 表单功能测试缺陷  #481

后端功能

  • 新增功能: 职务管理、个人通讯录管理
  • 登录添加校验码
  • 数据字典增加回收站功能
  • 新增 ElasticSearch 相关 Util 类
  • 升级代码生成器,单表代码生成,支持更多控件更丰富
  • 升级代码生成器模板,简化代码让代码更简洁美观  issues/476
  • 升级代码生成器模板,主键策略改成分布式算法 IdType.ID_WORKER_STR
  • 升级代码生成器模板,列表支持绑定回车事件查询
  • 代码生成器 sqlserver 注释中文乱码处理  #510
  • Excel 导出,支持选中数据进行导出
  • Excel 导出,支持自定义导出字段  #147
  • 【数据权限】查询过滤器改造升级,支持外部手工编码设置数据权限  #532
  • 【数据权限】数据权限配置多个,引发异常处理  issues/528
  • Redis 后台连接不成功,登录增加友好提示
  • 模糊查询 bug 处理,增加专门的模糊查询前端组件
  • 增加统一的 token 校验工具类
  • Sql 数据库兼容问题处理  #445
  • 统一异常提示信息,增加友好提示
  • 邮箱服务器,配置文件化
  • 字段太长,超出数据库字段的长度(统一异常捕获)
  • 增加 Dockerfile 文件
  • 关于使用 Quzrtz 开启线程任务  #465
  • websockt 心跳检测,断开重连
  • 支持配置文件方式 yml 方式,排除拦截器过滤拦截 URL
  • 增加阿里云对象存储例子
  • 点击添加已有用户失败修复 #512
  • 增加外链菜单切换模式,支持打开新网页和在当前首页打开  #428
  • 系统菜单列表异步加载,提高效率
  • 打印 mybatis sql 日志格式调整
  • 升级 fastjson 修复拒绝服务器安全漏洞
  • 组织机构增加类型,区分岗位和组织机构
  • 菜单排序序号字段改成浮点型,更灵活
  • 【系统通知】新建用户,不看过期系统通知消息
  • 【系统通知】发送指定对象只能在一个分页里面,不能叠加  #513
  • 分类字典编码改成自动生成
  • 解决 bug 添加一级部门时机构编码永远是 A01 的问题
  • 获取用户通用接口加入 redis 缓存机制,减少频繁访问数据库
  • shiro 拦截器判断 token 是否有效,获取用户信息方法增加 redis 缓存机制,提供系统性能/重构重置密码和修改密码逻辑(增加重置用户缓存注解)
  • 重构登录权限缓存代码,更换为集成 shiro-redis 缓存
  • 重构系统缓存 key 命名,更规范些
  • spring boot 运行单元测试时,websocket 报错解决
  • 解决每次请求,都重写 redis 中 token 缓存问题(提高系统性能)
  • 导入组织机构,重置缓存
  • 角色导入Excel新增唯一校验
  • 分页查询方法当 pageSize 大于 500 的时候只能查询 500 条数据 #583
  • 角色配置数据权限的问题  #521
  • 关于使用 Quzrtz 开启线程任务  #465
  • 定时任务新增表单 form 重置问题  issues/I11M34

前端功能

  • JTreeSelect 支持过滤数据,支持多选功能 #533   #409
  • 编译主题颜色已生效,但是还在一直转圈,显示主题正在编译  #463
  • 选择用户控件,选择用户后点击删除 X 可以删除选择的内容
  • JSearchSelectTag、JMultiSelectTag 支持清除功能
  • 修改系统功能,支持回车查询
  • 多标签页模式 bug  #430
  • JEditableTable 行编辑控件升级
  • 用户选择组件,改成显示用户真实名字,保存用户 id(账号)
  • 通过部门选择用户组件重构,支持设置单选模式、支持显示名字保存 IDS
  • 定时任务新增表单 form 重置  issues/I11M34
  • 系统发送通知 用户多选失败  #513
  • 支持模糊查询控件 JInput.vue  #414
  • 常用示例,范围查询例子
  • 常见案例-一对多 table 示例-机票信息-新增和编辑里的选择日期后没有在日期框里显示  #505
  • 首页 tab 区域右键“关闭其他”导致两个首页,问题处理
  • 角色配置数据权限的问题  #521
  • 新增右键 tab 刷新当前页面功能
  • 解决【bug】常用示例,内嵌例子展开报错问题
  • issue/592  fix window.less.modifyVars is not a function
  • 解决,角色授权时选择父子关联,当子菜单取消选中时,父级菜单也关联取消了,导致整个菜单未授权问题
  • 高级查询组件,支持查询条件保存历史
  • 高级查询组件,支持下拉选择字典值查询  #441

系统特点

  • 采用最新主流前后分离框架(Springboot+Antd+Vue+Mybatis)
  • 强大的代码生成器,单表、一对多一键生成(包括前后端)
  • 简易 Excel 导入导出,支持单表导出和一对多表模式导出
  • 强大的权限机制,支持数据权限、表单按钮权限
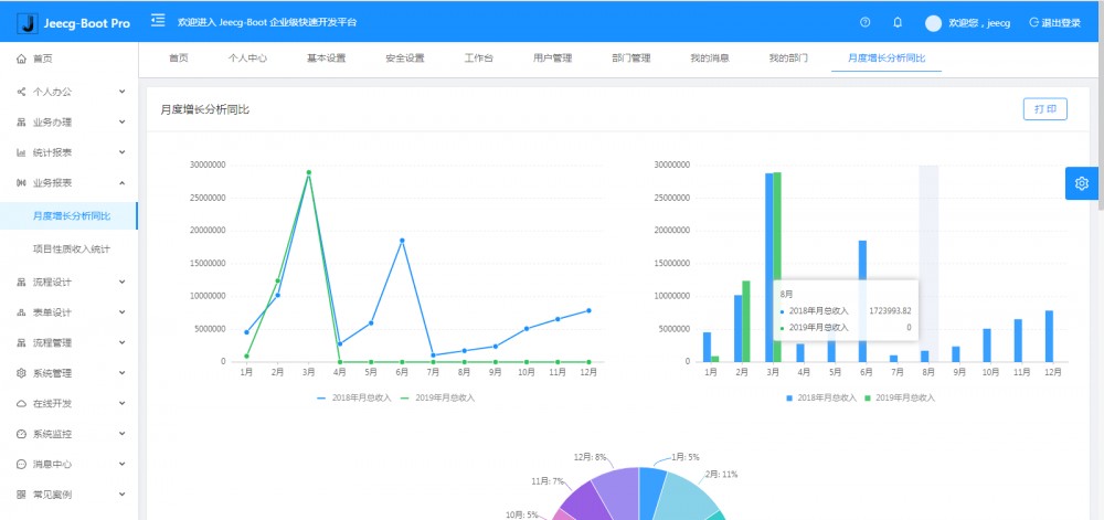
  • 封装各种常用组件、报表组件,及其简单的生成图形报表
  • 提供完善的 CAS 单点登录集成机制、提供 APP 打包方案
  • 支持菜单动态路由、支持多数据源
  • 查询过滤器:查询功能根据配置自动生成,不需要编码
  • 常用共通封装,各种工具类(定时任务,短信接口,邮件发送,Excel导入导出等)
  • 浏览器兼容性好,页面支持 PC,Pad 和移动端
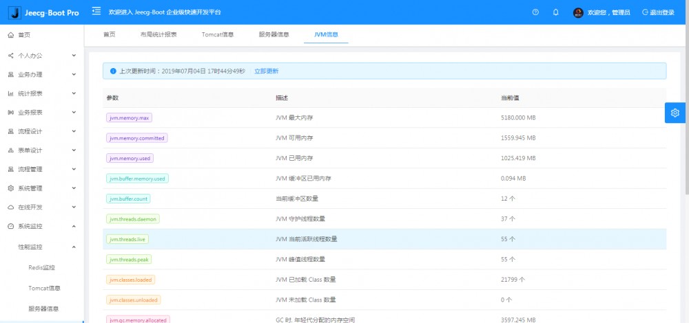
  • 提供各种系统监控,实时跟踪系统运行情况(监控 Redis、Tomcat、jvm、服务器信息、请求追踪、SQL 监控)
  • 提供简单易用的打印插件,支持谷歌、IE浏览器等各种浏览器
  • 示例代码丰富,提供很多案例学习

系统模块

├─系统管理
│  ├─用户管理
│  ├─角色管理
│  ├─菜单管理
│  ├─权限设置(支持按钮权限、数据权限)
│  ├─表单权限(控制字段禁用、隐藏)
│  ├─部门管理
│  └─字典管理
│  └─树分类字典
│  └─系统公告
│  └─我的组织机构
├─消息中心
│  ├─消息管理
│  ├─模板管理
├─智能化功能
│  ├─代码生成器功能(一键生成前后端代码,生成后无需修改直接用,绝对是后端开发福音)
│  ├─代码生成器模板(提供4套模板,分别支持单表和一对多模型,不同风格选择)
│  ├─代码生成器模板(生成代码,自带excel导入导出)
│  ├─查询过滤器(查询逻辑无需编码,系统根据页面配置自动生成)
│  ├─高级查询器(弹窗自动组合查询条件)
│  ├─Excel导入导出工具集成(支持单表,一对多 导入导出)
│  ├─平台移动自适应支持
├─系统监控
│  ├─性能扫描监控
│  │  ├─监控 Redis
│  │  ├─Tomcat
│  │  ├─jvm
│  │  ├─服务器信息
│  │  ├─请求追踪
│  │  ├─磁盘监控
│  ├─定时任务
│  ├─系统日志
│  ├─消息中心(支持短信、邮件、微信推送等等)
│  ├─数据日志(记录数据快照,可对比快照,查看数据变更情况)
│  ├─系统通知
│  ├─SQL监控
│  ├─swagger-ui(在线接口文档)
│─报表示例
│  ├─曲线图
│  └─饼状图
│  └─柱状图
│  └─折线图
│  └─面积图
│  └─雷达图
│  └─仪表图
│  └─进度条
│  └─排名列表
│  └─等等
│─常用示例
│  ├─单表模型例子
│  └─一对多模型例子
│  └─打印例子
│  └─一对多TAB例子
│  └─内嵌table例子
│  └─常用选择组件
│  └─异步树table
│  └─接口模拟测试
│  └─一对多JEditable
│  └─图片拖拽排序
│  └─图片翻页
│  └─图片预览
│  └─PDF预览
│  └─分屏功能
│─封装通用组件	
│  ├─行编辑表格JEditableTable
│  └─省略显示组件
│  └─时间控件
│  └─高级查询
│  └─用户选择组件
│  └─报表组件封装
│  └─字典组件
│  └─下拉多选组件
│  └─选人组件
│  └─选部门组件
│  └─通过部门选人组件
│  └─封装曲线、柱状图、饼状图、折线图等等报表的组件(经过封装,使用简单)
│  └─在线code编辑器
│  └─上传文件组件
│  └─验证码组件
│  └─树列表组件
│  └─表单禁用组件
│  └─等等
│─更多页面模板
│  ├─各种高级表单
│  ├─各种列表效果
│  └─结果页面
│  └─异常页面
│  └─个人页面
├─高级功能
│  ├─提供单点登录CAS集成方案
│  ├─提供APP发布方案
│  ├─集成Websocket消息通知机制
├─Online在线开发(即将开源)
│  ├─Online在线表单 - 功能已开放
│  ├─在线代码生成器 - 功能已开放
│  ├─Online在线图表
│  ├─Online图表模板配置
│  ├─Online在线报表
└─其他模块
   └─更多功能开发中。。

系统截图

PC端

JeecgBoot 2.1.1 代码生成器 AI 版本发布,基于 SpringBoot 的快速开发平台 JeecgBoot 2.1.1 代码生成器 AI 版本发布,基于 SpringBoot 的快速开发平台 JeecgBoot 2.1.1 代码生成器 AI 版本发布,基于 SpringBoot 的快速开发平台 JeecgBoot 2.1.1 代码生成器 AI 版本发布,基于 SpringBoot 的快速开发平台 JeecgBoot 2.1.1 代码生成器 AI 版本发布,基于 SpringBoot 的快速开发平台 JeecgBoot 2.1.1 代码生成器 AI 版本发布,基于 SpringBoot 的快速开发平台

手机端

JeecgBoot 2.1.1 代码生成器 AI 版本发布,基于 SpringBoot 的快速开发平台 JeecgBoot 2.1.1 代码生成器 AI 版本发布,基于 SpringBoot 的快速开发平台

PAD端

JeecgBoot 2.1.1 代码生成器 AI 版本发布,基于 SpringBoot 的快速开发平台 JeecgBoot 2.1.1 代码生成器 AI 版本发布,基于 SpringBoot 的快速开发平台 JeecgBoot 2.1.1 代码生成器 AI 版本发布,基于 SpringBoot 的快速开发平台 JeecgBoot 2.1.1 代码生成器 AI 版本发布,基于 SpringBoot 的快速开发平台

欢迎吐槽,欢迎 star~

原文  https://www.oschina.net/news/110722/jeecgboot-2-1-1-released
正文到此结束
Loading...