转载

低代码开发平台,Jeecg-Boot 2.1.3 大屏版本发布

项目介绍

JeecgBoot是一款基于代码生成器的JAVA低代码开发平台,开源界“小普元”超越传统商业企业级开发平台!采用前后端分离架构:SpringBoot 2.x,Ant Design&Vue,Mybatis-Plus,Shiro,JWT。强大的代码生成器让前后端代码一键生成,无需写任何代码! 引领新的低代码开发模式(OnlineCoding模式-> 代码生成器模式-> 手工MERGE智能开发),帮助Java项目解决70%的重复工作,让开发更多关注业务逻辑。既能快速提高开发效率,帮助公司节省成本,同时又不失灵活性。JeecgBoot还独创在线开发模式(低代码):在线表单、在线报表、在线图表、在线工作流、插件能力等等。。

当前版本:v_2.1.3 | 2019-12-26

源码下载

  • https://github.com/zhangdaiscott/jeecg-boot
  • https://gitee.com/jeecg/jeecg-boot

技术文档

  • 在线演示: http://boot.jeecg.com
  • 视频教程: 实战入门视频
  • 技术文档: http://doc.jeecg.com/1273753
  • 常见问题:  http://t.cn/EITSuH8

升级日志

新增功能

  • 开放online报表功能,在线配置sql实现数据列表
  • 新增大屏数据模板示例
  • 新增两套首页风格,供开发选择
  • 首页顶部导航栏添加搜索菜单功能  #740
  • Online代码生成器,新增一对多ERP风格模板
  • Online表单支持高级查询,支持主子表
  • Online代码生成器,校验未生成问题(暂时只改了单表)
  • Online代码生成器,一对多模板中存在错误gutter属性问题  #753
  • Online表单部门选择的使用问题  #785
  • 高级查询器组件重构,按钮自动生成,支持主子表查询(此处升级有点不兼容,注意升级后手工删除原来自定义的按钮)
  • 重构分类字典编码生成,采用系统统一的编码规则生成  #650
  • 重构部门编码生成,采用系统统一的编码规则生成
  • 角色功能列表强化,可以查看编辑用户、取消用户  #707
  • 增加通过消息中心模板发送系统消息接口、消息中心邮件实现类支持html格式邮件
  • 重构系统消息通知,统一采用模板中心定义的模板进行推送(方便用户自定义公告格式)
  • 重构查询过滤器,解决SqlServer不支持中文查询
  • 一对多行编辑组件JEditableTable.vue,做一系列优化
  1. 行编辑,选择组件宽度调整
  2. 行编辑上传组件BUG修复
  3. 新增下载功能
  4. 下拉错位问题解决
  5. 新增唯一校验
  6. 新增移动整行、插入行功能

修复BUG

  • 删除角色后未清理角色与用户的关联关系  issues/I162SJ
  • mybatis拦截器获取用户写法问题,导致定时任务报错 #795
  • JSelectBizComponent功能优化,解决分页选择丢失问题
  • j-input会将空值传到后台生成查询条件问题  issues/I160XD
  • JSelectUserByDep组件bug  issues/I16634
  • 富文本编辑器增加超链接
  • 打印页面字体模糊问题解决
  • 前端defaultSettings配置关闭多页签模式无效  #730
  • 消息中心模板类型,增加”系统“
  • 自定义了首页主题颜色src/defaultSettings.js,但是首页顶部颜色没有变
  • 模板消息发布、系统公告发布,页面优化
  • 职务管理菜单错乱  issues/I13SMX
  • 关于下拉框错位的问题  #790

为什么选择 JeecgBoot?

开源界“小普元”超越传统商业企业级开发平台。引领新的开发模式(Online Coding- > 代码生成器 - > 手工MERGE智能开发), 可以帮助解决Java项目70%的重复工作,让开发更多关注业务逻辑。既能快速提高开发效率,帮助公司节省人力成本,同时又不失灵活性。

  • 采用最新主流前后分离框架(SpringBoot+Mybatis-plus+Ant-Design+Vue),容易上手; 代码生成器依赖性低,灵活的扩展能力,可灵活实现二次开发;
  • 开发效率很高,采用代码生成器,单表数据模型和一对多(父子表)、树列表等数据模型,增删改查功能自动生成,菜单配置直接使用(前端代码和后端代码都一键生成);
  • 代码生成器提供强大模板机制,支持自定义模板风格。目前提供四套风格模板(单表两套、一对多两套)
  • 封装完善的用户、角色、菜单、组织机构、数据字典、在线定时任务等基础功能。强大的权限机制,支持访问授权、按钮权限、数据权限、表单权限等
  • 零代码在线开发能力,在线配置表单、在线配置报表、在线配置图表、在线设计表单
  • 常用共通封装,各种工具类(定时任务,短信接口,邮件发送,Excel导入导出等),基本满足80%项目需求
  • 简易Excel导入导出,支持单表导出和一对多表模式导出,生成的代码自带导入导出功能
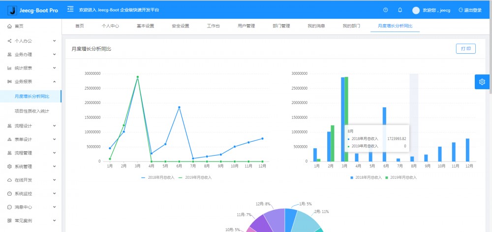
  • 集成简易报表工具,图像报表和数据导出非常方便,可极其方便的生成图形报表、pdf、excel、word等报表;
  • 采用前后分离技术,页面UI精美,针对常用组件做了封装:时间、行表格控件、截取显示控件、报表组件,编辑器等等
  • 查询过滤器:查询功能自动生成,后台动态拼SQL追加查询条件;支持多种匹配方式(全匹配/模糊查询/包含查询/不匹配查询);
  • 数据权限(精细化数据权限控制,控制到行级,列表级,表单字段级,实现不同人看不同数据,不同人对同一个页面操作不同字段
  • 在线配置报表(无需编码,通过在线配置方式,实现曲线图,柱状图,数据等报表)
  • 页面校验自动生成(必须输入、数字校验、金额校验、时间空间等);
  • 提供单点登录CAS集成方案,项目中已经提供完善的对接代码
  • 表单设计器,支持用户自定义表单布局,支持单表,一对多表单、支持select、radio、checkbox、textarea、date、popup、列表、宏等控件
  • 专业接口对接机制,统一采用restful接口方式,集成swagger-ui在线接口文档,Jwt token安全验证,方便客户端对接
  • 接口安全机制,可细化控制接口授权,非常简便实现不同客户端只看自己数据等控制
  • 高级组合查询功能,在线配置支持主子表关联查询,可保存查询历史
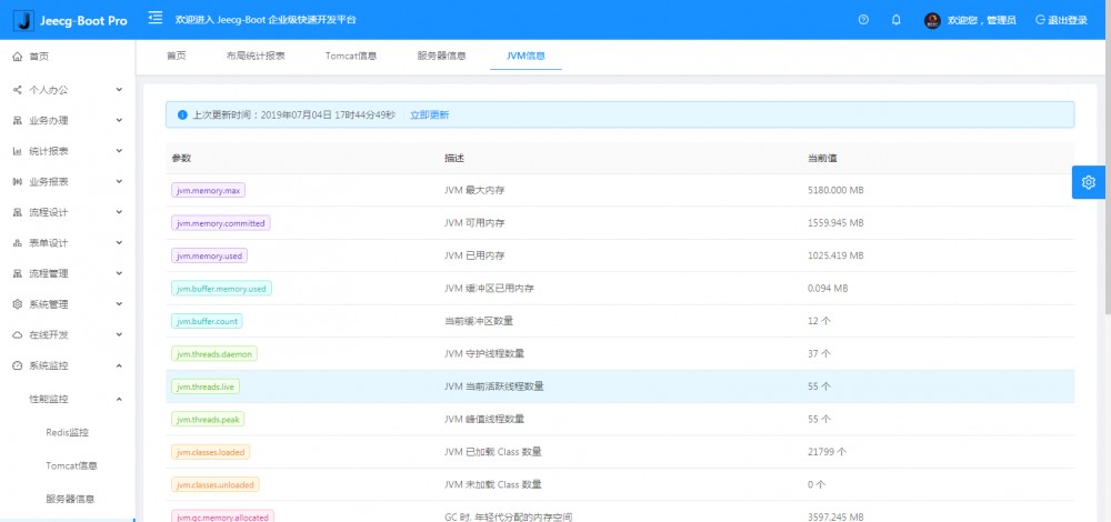
  • 提供各种系统监控,实时跟踪系统运行情况(监控 Redis、Tomcat、jvm、服务器信息、请求追踪、SQL监控)
  • 消息中心(支持短信、邮件、微信推送等等)
  • 集成Websocket消息通知机制
  • 提供APP发布方案:
  • 支持多语言,提供国际化方案;
  • 数据变更记录日志,可记录数据每次变更内容,通过版本对比功能查看历史变化
  • 平台UI强大,实现了移动自适应
  • 平台首页风格,提供多种组合模式,支持自定义风格
  • 提供简单易用的打印插件,支持谷歌、IE浏览器等各种浏览器
  • 示例代码丰富,提供很多学习案例参考
  • 采用maven分模块开发方式
  • 支持菜单动态路由
  • 权限控制采用 RBAC(Role-Based Access Control,基于角色的访问控制)

系统模块

├─系统管理
│  ├─用户管理
│  ├─角色管理
│  ├─菜单管理
│  ├─权限设置(支持按钮权限、数据权限)
│  ├─表单权限(控制字段禁用、隐藏)
│  ├─部门管理
│  └─字典管理
│  └─树分类字典
│  └─系统公告
│  └─我的组织机构
│  └─职务管理
│  └─通讯录
├─消息中心
│  ├─消息管理
│  ├─模板管理
├─智能化功能
│  ├─代码生成器功能(一键生成前后端代码,生成后无需修改直接用,绝对是后端开发福音)
│  ├─代码生成器模板(提供4套模板,分别支持单表和一对多模型,不同风格选择)
│  ├─代码生成器模板(生成代码,自带excel导入导出)
│  ├─查询过滤器(查询逻辑无需编码,系统根据页面配置自动生成)
│  ├─高级查询器(弹窗自动组合查询条件)
│  ├─Excel导入导出工具集成(支持单表,一对多 导入导出)
│  ├─平台移动自适应支持
├─系统监控
│  ├─性能扫描监控
│  │  ├─监控 Redis
│  │  ├─Tomcat
│  │  ├─jvm
│  │  ├─服务器信息
│  │  ├─请求追踪
│  │  ├─磁盘监控
│  ├─定时任务
│  ├─系统日志
│  ├─消息中心(支持短信、邮件、微信推送等等)
│  ├─数据日志(记录数据快照,可对比快照,查看数据变更情况)
│  ├─系统通知
│  ├─SQL监控
│  ├─swagger-ui(在线接口文档)
│─报表示例
│  ├─曲线图
│  └─饼状图
│  └─柱状图
│  └─折线图
│  └─面积图
│  └─雷达图
│  └─仪表图
│  └─进度条
│  └─排名列表
│  └─等等
│─大屏模板
│  ├─作战指挥中心大屏
│  └─物流服务中心大屏
│─常用示例
│  ├─自定义组件
│  ├─对象存储(对接阿里云)
│  ├─单表模型例子
│  └─一对多模型例子
│  └─打印例子
│  └─一对多TAB例子
│  └─内嵌table例子
│  └─常用选择组件
│  └─异步树table
│  └─接口模拟测试
│  └─表格合计示例
│  └─异步树列表示例
│  └─一对多JEditable
│  └─JEditable组件示例
│  └─图片拖拽排序
│  └─图片翻页
│  └─图片预览
│  └─PDF预览
│  └─分屏功能
│─封装通用组件	
│  ├─行编辑表格JEditableTable
│  └─省略显示组件
│  └─时间控件
│  └─高级查询
│  └─用户选择组件
│  └─报表组件封装
│  └─字典组件
│  └─下拉多选组件
│  └─选人组件
│  └─选部门组件
│  └─通过部门选人组件
│  └─封装曲线、柱状图、饼状图、折线图等等报表的组件(经过封装,使用简单)
│  └─在线code编辑器
│  └─上传文件组件
│  └─验证码组件
│  └─树列表组件
│  └─表单禁用组件
│  └─等等
│─更多页面模板
│  ├─各种高级表单
│  ├─各种列表效果
│  └─结果页面
│  └─异常页面
│  └─个人页面
├─高级功能
│  ├─系统编码规则
│  ├─提供单点登录CAS集成方案
│  ├─提供APP发布方案
│  ├─集成Websocket消息通知机制
├─Online在线开发(暂未开源)
│  ├─Online在线表单 - 功能已开放
│  ├─在线代码生成器 - 功能已开放
│  ├─Online在线报表 - 功能已开放
│  ├─Online在线图表
│  ├─Online图表模板
│  ├─表单设计器
└─其他模块
   └─更多功能开发中。。

系统截图

大屏数据模板

低代码开发平台,Jeecg-Boot 2.1.3 大屏版本发布

低代码开发平台,Jeecg-Boot 2.1.3 大屏版本发布

PC端

低代码开发平台,Jeecg-Boot 2.1.3 大屏版本发布 低代码开发平台,Jeecg-Boot 2.1.3 大屏版本发布 低代码开发平台,Jeecg-Boot 2.1.3 大屏版本发布 低代码开发平台,Jeecg-Boot 2.1.3 大屏版本发布 低代码开发平台,Jeecg-Boot 2.1.3 大屏版本发布 低代码开发平台,Jeecg-Boot 2.1.3 大屏版本发布

手机端

低代码开发平台,Jeecg-Boot 2.1.3 大屏版本发布 低代码开发平台,Jeecg-Boot 2.1.3 大屏版本发布

PAD端

低代码开发平台,Jeecg-Boot 2.1.3 大屏版本发布 低代码开发平台,Jeecg-Boot 2.1.3 大屏版本发布 低代码开发平台,Jeecg-Boot 2.1.3 大屏版本发布 低代码开发平台,Jeecg-Boot 2.1.3 大屏版本发布

欢迎吐槽,欢迎star~ 低代码开发平台,Jeecg-Boot 2.1.3 大屏版本发布 低代码开发平台,Jeecg-Boot 2.1.3 大屏版本发布

原文  https://www.oschina.net/news/112348/jeecg-boot-2-1-3-released
正文到此结束
Loading...