转载

Spring-Boot-应用可视化监控

图文简介

Spring-Boot-应用可视化监控

Spring-Boot-应用可视化监控

快速开始

1、Spring Boot 应用暴露监控指标【版本 1.5.7.RELEASE】

首先,添加依赖如下依赖:

<dependency>

<groupId/>org.springframework.boot</groupId/>
        <artifactId/>spring-boot-starter-actuator</artifactId/>
    </dependency/>

    <dependency/>
        <groupId/>io.prometheus</groupId/>
        <artifactId/>simpleclient/_spring/_boot</artifactId/>
        <version/>0.0.26</version/>
    </dependency/>复制代码

然后,在启动类 Application.java 添加如下注解:

@SpringBootApplication

@EnablePrometheusEndpoint

@EnableSpringBootMetricsCollector

public class Application {

public static void main(String/[/] args) {
    SpringApplication.run(Application.class, args);
}

}复制代码

最后,配置默认的登录账号和密码,在 application.yml 中:

security:

user:

name: user
password: pwd复制代码

提示:不建议配置 management.security.enabled: false

启动应用程序后,会看到如下一系列的 Mappings

Spring-Boot-应用可视化监控

利用账号密码访问 http://localhost:8080/application/prometheus ,可以看到 Prometheus 格式的指标数据 Spring-Boot-应用可视化监控

2、Prometheus 采集 Spring Boot 指标数据

首先,获取 Prometheus 的 Docker 镜像:

$ docker pull prom/prometheus复制代码

然后,编写配置文件 prometheus.yml

global:

scrape_interval: 10s

scrape_timeout: 10s

evaluation_interval: 10m

scrape_configs:

  • job_name: spring-boot

scrape_interval: 5s

scrape_timeout: 5s

metrics_path: /application/prometheus

scheme: http

basic_auth:

username: user

password: pwd

static_configs:

  • targets:
  • 127.0.0.1:8080 #此处填写 Spring Boot 应用的 IP + 端口号复制代码

接着,启动 Prometheus :

$ docker run -d /

--name prometheus /

-p 9090:9090 /

-m 500M /

-v "$(pwd)/prometheus.yml":/prometheus.yml /

-v "$(pwd)/data":/data /

prom/prometheus /

-config.file=/prometheus.yml /

-log.level=info复制代码

最后,访问 http://localhost:9090/targets , 检查 Spring Boot 采集状态是否正常。

Spring-Boot-应用可视化监控

3、Grafana 可视化监控数据

首先,获取 Grafana 的 Docker 镜像:

$ docker pull grafana/grafana复制代码

然后,启动 Grafana:

$ docker run --name grafana -d -p 3000:3000 grafana/grafana复制代码

接着,访问 http://localhost:3000/ 配置 Prometheus 数据源:

Grafana 登录账号 admin 密码 admin

Spring-Boot-应用可视化监控

最后,配置单个指标的可视化监控面板:

Spring-Boot-应用可视化监控

Spring-Boot-应用可视化监控

Spring-Boot-应用可视化监控

提示,此处不能任意填写,只能填已有的指标点,具体的可以在 Prometheus 的首页看到,即 http://localhost:9090/graph

Spring-Boot-应用可视化监控

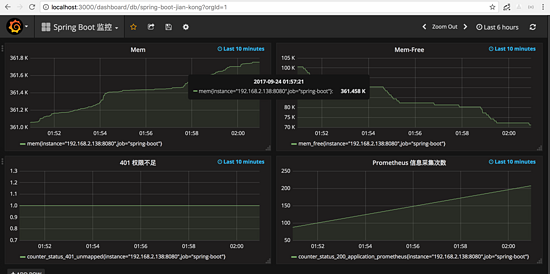
多配置几个指标之后,即可有如下效果:

Spring-Boot-应用可视化监控

原文  https://segmentfault.com/a/1190000022246950
正文到此结束
Loading...