转载

全链路灰度发布系统

全链路灰度发布系统

点击蓝字 关注我们 

全链路灰度发布系统

作者简介

李连勇,2019年3月加入去哪儿网,现负责国内机票报价团队,此前在多家知名电商从事后端架构工作,涉及商品,订单,支付等核心系统,对高并发高性能系统有大量优化实践经验。

1 背景

灰度发布是业界一种规避发布风险的有效手段,常见的做法基本都需要进行灰度环境隔离,不管是硬件隔离还是软件隔离,在实施的时候都代价高昂,维护成本极高,同时因为机票业务的复杂性,因发布导致的故障层出不穷,迫切需要一种简单可行的灰度发布方案。

2 业界常用方案

为了灰度环境的可评估性,灰度环境必须是隔离的,在实现这种隔离性上,主要有以下两种方式。

灰度机器隔离

实施描述:物理隔离一整套灰度环境,并且承接线上流量。

全链路灰度发布系统

图-1

优点:对应用改动少,支持监控隔离,流量路由,人工验证;

缺点:实施成本高,后续维护成本高难度大。

软路由流量隔离

实施描述: 利用软负载路由逻辑隔离灰度环境

全链路灰度发布系统

图-2

优点:不增加额外成本,支持监控隔离,流量路由,人工验证;

缺点:应用改造大,风险高。

3 我们的方案

鉴于硬件隔离在复杂系统的不可维护性,我们还是主要考虑软路由隔离,只是方式我们有很多不一样的地方。

3.1 思考过程

从目标开始:小流量尽可能发现发布风险。

如何定义小流量?常用的有用用户,航线等具体业务属性或随机流量来划分比例。比如1%,5%,10%等。

这样势必会考虑流量路由到指定环境,有什么办法能避免这个呢?我们的答案是把流经灰度机器的流量视为小流量。

全链路灰度发布系统

图-3

流经灰度机器B1的流量都认为是灰度流量。那接下来怎么自动识别灰度流量的业务情况正常与否呢?我们的答案是 业务监控 。只要把灰度流量的监控能单独区分,通过灰度监控的波动即可判断灰度发布是否正常。

全链路灰度发布系统

图-4

全链路灰度发布系统

图-5

正常核心监控都有哪些监控?看上图,图4:业务量监控 ;图5:业务结果监控 灰度监控应该关注哪些监控?灰度监控更应该关注的是业务结果监控。

以上构成方案的两大理论基础:

1、灰度流量用流经特定机器的流量标识

2、监控更关注业务结果监控

3.2 总体方案成型

全链路灰度发布系统

图-6

方案整体接入只需要0.5pd,就让系统具备灰度发布的能力。

灰度发布流程:如下图-7,发布必须发布灰度机器,并且灰度监控必须正常才能发布全量机器。

全链路灰度发布系统

图-7

灰度发布自动化监控:如何判断灰度监控是否正常呢?我们提供自动化监测手段。

只要你发布了灰度机器,灰度系统会自动监测并开始分析发布前后的灰度指标,如果通不过自动化监测,会给出如下提示,并且拦截全量发布。

全链路灰度发布系统

图-8

3.3 原理介绍

灰度流量标识如何在系统间传递?

向下传输借助全局trace组件

向上传输(协议相关):

Dubbo:attachment Http:http head

mq:不需要向上传输

灰度流量标识如何在系统内传递?不传递,申请trace级全局内存。

全链路灰度发布系统

图-9

全局内存如何避免内存泄漏或OOM呢?考虑这块全局内存的实际场景,我们有两个措施保证:

1、总量控制,这个总量就是最大单机并发数,我们默认设置为5124。

2、超时清理,一次用户端RPC最多忍受也就是30s,我们默认设置为60s。

为啥不通过请求开始和结束管理这块内存的生命周期呢?答案是比较难,底层请求可能是同步,异步,回调,mq等各种形式,不能早删不能晚删不如不删。

依赖以上两点,摆脱对底层请求方式复杂性的依赖。

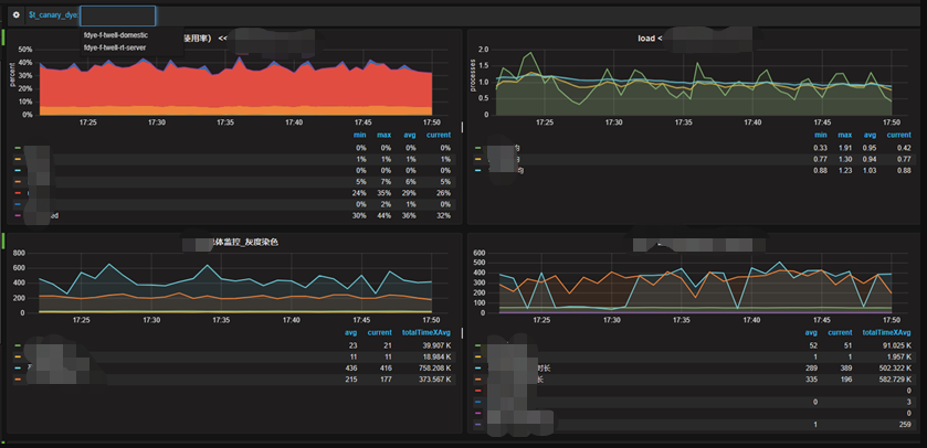
灰度流量如何监控隔离?借助监控系统的tag功能,灰度流量打上特定tag即可。效果如下:

全链路灰度发布系统

图-10

4 方案总结

全链路灰度发布系统

全链路灰度发布系统

End

全链路灰度发布系统

全链路灰度发布系统

原文  http://mp.weixin.qq.com/s?__biz=MzA3NDcyMTQyNQ==&mid=2649264007&idx=1&sn=78283ddfcb1b29049d38e94a230a270d
正文到此结束
Loading...