
SimpleDocker 是一个简单的Docker控制面板,致力于可以让用户更方便、更无障碍、更舒适的使用Docker,其界面简洁、操作便捷,功能强大,可以带来更好地运维体验。
开发维护不易,求给个 Star ✨ 鼓励一下作者,您的鼓励是我最大的动力 !!!
背景
- Docker是目前一种非常主流的容器化方案,支持非常多的特性,给开发者带来便利,但是 Docker 镜像以及容器管理复杂的参数让新手望而却步,基于此开发 SimpleDocker 控制面板,方便新手和相关的运维同学使用!!!
- 本项目是基于学习的目的的,致力于提供一个 界面清晰、免费的、简单的、专注于 Docker 服务管理的控制面板(当然也会持续开发下去~),目的只想做一个适合自己的管理软件!!!
目前支持特性
| 特性 |
支持功能 |
| 镜像 |
详情、拉取、运行、导出、导入、删除、备份到本地 |
| 容器 |
详情、启动、停止、运行、暂停、删除、精简、导出、重命名、备份到本地 |
| 高级 |
终端、日志、文件管理、网络配置、异常通知 |
| 存储 |
管理、创建、删除、精简 |
| 网络 |
管理、创建、连接、精简 |
| 安全 |
登录、密码重置 |
| 设置 |
容器创建模式,容器异常通知配置 |
| 监控 |
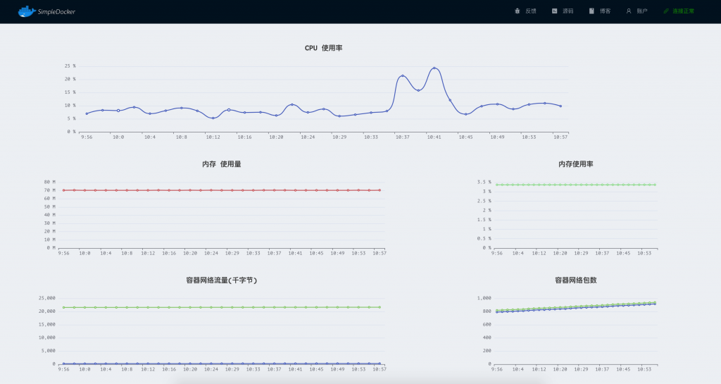
容器异常通知、容器性能监控 |
计划支持特性
- Docker 容器模板功能
- Docker 服务发布到 Docker Hub
- 移除 Redis 依赖
- 移除Redis依赖,使用文件管理配置 ✅
- Docker容器模板功能 ✅
- 多Docker管理 ✅
- DockerCompose 镜像编排管理(计划中)
- DockerSwarm 集群管理(计划中)
更新记录
SimpleDocker 更新记录
应用安装
DockerCompose 安装
- 确保Docker & DockerCompose 已经部署并且启动成功,如果docker-compose 没有安装请参考官网 https://docs.docker.com/compose/install/ 安装
- 通过命令
docker-compose version 验证安装成功
- 在某个目录下创建文件
docker-compose.yml 其内容如下:
# yaml 配置实例
version: '3'
services:
redis:
image: redis:latest
web:
image: registry.cn-hangzhou.aliyuncs.com/seven-tao/simple-docker:0.0.7.1
ports:
- "9091:4050"
volumes:
- /tmp/simple-docker/back:/tmp/back
- /var/run/docker.sock:/var/run/docker.sock
depends_on:
- redis
- 执行下面的脚本,会自动拉取镜像并启动在 9091 端口
docker-compose up # 前台运行
docker-compose up -d # 后台运行
- 浏览器访问 http://localhost:9091
- 默认账号: admin 默认密码: 123456
如果使用了域名并且通过服务器进行反向代理,请配置反向代理服务器支持 WebSocket,否则终端功能可能无法使用
1. Nginx 配置支持WebSocket
Dockerfile + DockerCompose
git clone https://gitee.com/taoes_admin/SimpleDocker
cd SimpleDocker
docker-compose up -d --build # Build images before starting containers
手动编译
- 准备Redis环境
- 克隆代码到本地,并启动 beego项目
git clone https://gitee.com/taoes_admin/SimpleDocker
cd ./SimpleDocker
bee run
- 修改 db.go 文件中Redis的配置
- 新建终端窗口,切换到
ui 目录下打开前端项目
- 修改
ui/src/api/Config.js 文件内容,确保请求前缀和 beego 启动端口一致
cd ui
yarn install && yarn server
- 打开相应的前端端口,即可访问,调试
界面预览
您可以访问
界面预览 查看项目的界面以及功能
Q & A
- 忘记密码
忘记密码时候,你可以通过访问Redis服务的1号数据库,移除 KEY=SIMPLE:DOCKER:AUTH:*的所有KEY即可恢复默认密码
讨论
本项目完全开源,如有任何需求或者BUG反馈,欢迎提交Issue
Open an issue 或者提交PR! 欢迎添加微信
zhoutao825638 或者邮件联系我
zhoutao825638@vip.qq.com
开源方案
GPL