转载

每日一博 | 如何搭建一个 Docker 容器可视化监控中心

每日一博 | 如何搭建一个 Docker 容器可视化监控中心

概述

一个宿主机上可以运行多个容器化应用,容器化应用运行于宿主机上,我们需要知道该容器的运行情况,包括 CPU使用率、内存占用、网络状况以及磁盘空间等等一系列信息,而且这些信息随时间变化,我们称其为时序数据,本文将实操 如何搭建一个可视化的监控中心 来收集这些承载着具体应用的容器的时序信息并可视化分析与展示!

动手了,动手了...

准备镜像

  • adviser:负责收集容器的随时间变化的数据

  • influxdb:负责存储时序数据

  • grafana:负责分析和展示时序数据

每日一博 | 如何搭建一个 Docker 容器可视化监控中心

部署Influxdb服务

可以将其视为一个数据库服务,其确实用于存储数据。之所以选用该数据库,原因正如官网所说:

Open Source Time Series DB Platform for Metrics & Events (Time Series Data)

下面我们将该服务部署起来

docker run -d -p 8086:8086 /
-v ~/influxdb:/var/lib/influxdb /
--name influxdb tutum/influxdb
  • 进入influxdb容器内部,并执行influx命令:
docker exec -it influxdb influx

每日一博 | 如何搭建一个 Docker 容器可视化监控中心

  • 创建数据库test和root用户用于本次试验测试
CREATE DATABASE "test"
CREATE USER "root" WITH PASSWORD 'root' WITH ALL PRIVILEGES

每日一博 | 如何搭建一个 Docker 容器可视化监控中心

部署cAdvisor服务

谷歌的cadvisor可以用于收集Docker容器的时序信息,包括容器运行过程中的资源使用情况和性能数据。

  • 运行cadvisor服务
docker run -d /
-v /:/rootfs -v /var/run:/var/run -v /sys:/sys /
-v /var/lib/docker:/var/lib/docker /
--link=influxdb:influxdb --name cadvisor google/cadvisor:v0.27.3 /
--storage_driver=influxdb /
--storage_driver_host=influxdb:8086 /
--storage_driver_db=test /
--storage_driver_user=root /
--storage_driver_password=root

特别注意项:

在运行上述docker时,这里有可能两个其他配置项需要添加(CentOS, RHEL需要):

  • --privileged=true

设置为true之后,容器内的root才拥有真正的root权限,可以看到host上的设备,并且可以执行mount;否者容器内的root只是外部的一个普通用户权限。由于cadvisor需要通过socket访问docker守护进程,在CentOs和RHEL系统中需要这个这个选项。

  • --volume=/cgroup:/cgroup:ro

对于CentOS和RHEL系统的某些版本(比如CentOS6),cgroup的层级挂在/cgroup目录,所以运行cadvisor时需要额外添加–volume=/cgroup:/cgroup:ro选项。

部署Grafana服务

grafana则是一款开源的时序数据分析工具,而且界面专业易用,等下等部署好了,大家就能感受到:

docker run -d -p 5000:3000 /
-v ~/grafana:/var/lib/grafana /
--link=influxdb:influxdb /
--name grafana grafana/grafana

至此3个容器都已经启动了:

每日一博 | 如何搭建一个 Docker 容器可视化监控中心

下面开始具体实验了

实战

  • 访问grafana服务

打开localhost:5000来访问grafana的web服务,此时提示你需要登录,注意用户名和密码都是 admin

每日一博 | 如何搭建一个 Docker 容器可视化监控中心

登录后可以看到grafana的主页面:

每日一博 | 如何搭建一个 Docker 容器可视化监控中心

看的很明显,在Grafana上有好几个步骤需要做,这里 Install Grafana 已经完成了,接下来我们需要:

  • Add data source
  • Create dashboard
  • …...
  • Add Data Source

点击Add data source进入

每日一博 | 如何搭建一个 Docker 容器可视化监控中心

然后主要是Setting选项卡设置

每日一博 | 如何搭建一个 Docker 容器可视化监控中心

我们需要根据实际情况来填写各项内容:

每日一博 | 如何搭建一个 Docker 容器可视化监控中心

Data source添加成功会予以提示

每日一博 | 如何搭建一个 Docker 容器可视化监控中心

数据源添加完成以后,我们需要添加仪表盘(Dashboard)

  • Add Dashboard

点击Add dashboard进入

每日一博 | 如何搭建一个 Docker 容器可视化监控中心

这里有很多类型的仪表盘供选择,我们选用最常用的Graph就好

每日一博 | 如何搭建一个 Docker 容器可视化监控中心

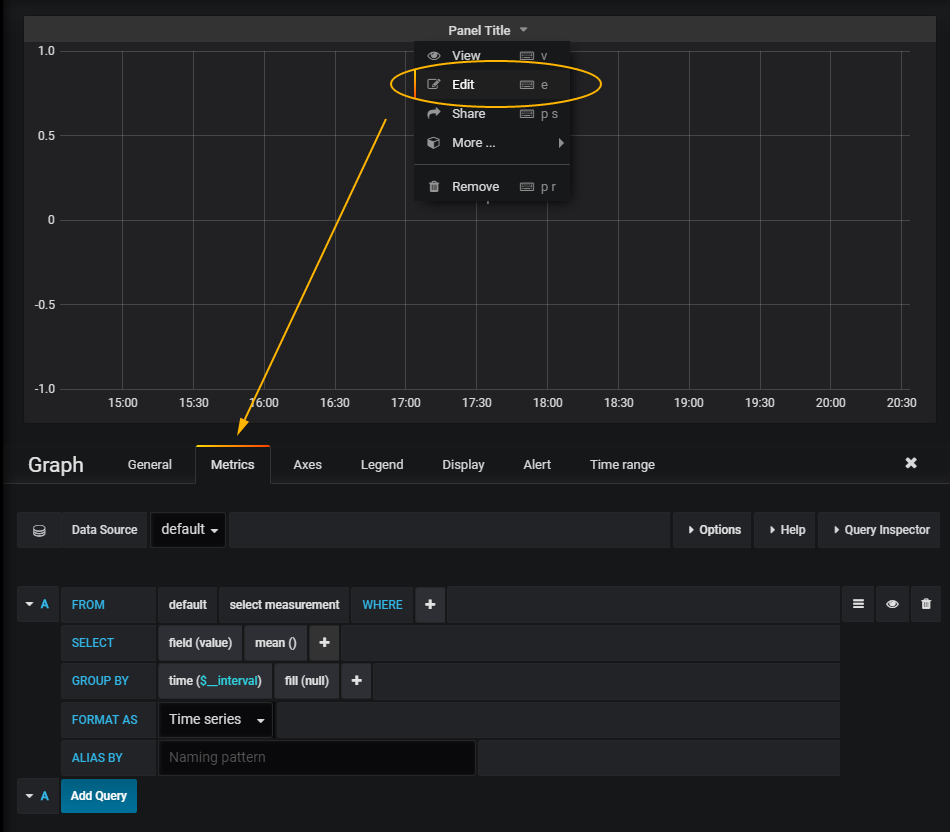
进入之后,点击Panel Title下拉列表,再选择Edit进行编辑即可

每日一博 | 如何搭建一个 Docker 容器可视化监控中心

在Edit里面主要的就是需要添加查询的条件,继续看下文

  • Add Query Editor

查询条件中我们可以选择要监控的指标:

每日一博 | 如何搭建一个 Docker 容器可视化监控中心

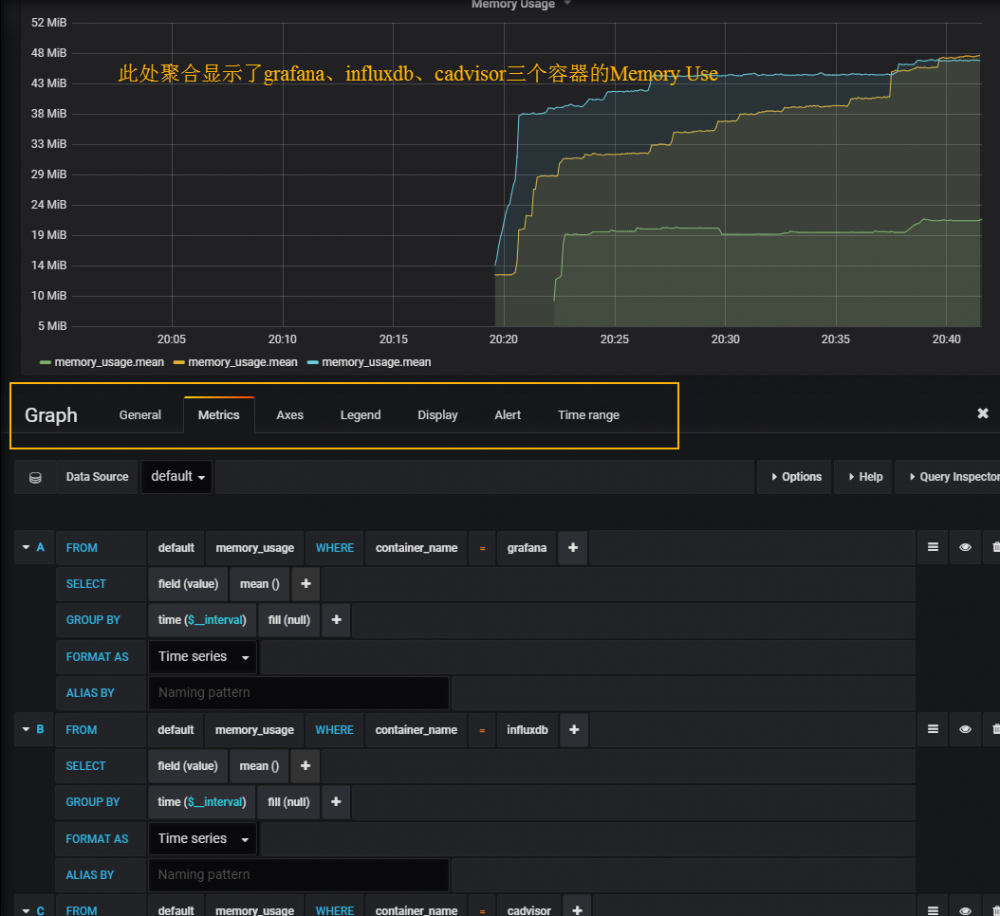
这里选一个memory usage好了,然后要监控的容器选择grafana自身好了。

当然这里不止可以监控一个指标,也不止可以监控一个容器,更多组合我们只需要在下面并列着一个一个添加query条目就好!

最后我添加了三个监控条件,分别用于监控grafana、influxdb和cadvisor三个容器的memory usage指标,并将其同时显示于图中,怎么样是不是很直观!

每日一博 | 如何搭建一个 Docker 容器可视化监控中心

这里可以摸索的设置项还有很多,比如一些坐标自定义、显示策略自定义,甚至我们还可以自定义报警策略等等

后记

  • 作者更多的原创文章在开源中国

作者一些其他容器化应用方面的文章:

  • 利用K8S技术栈打造个人私有云系列连载文章
  • 利用ELK搭建Docker容器化应用日志中心

CodeSheep:分享更多务实、能看懂、可复现的 原创文章

每日一博 | 如何搭建一个 Docker 容器可视化监控中心

原文  https://my.oschina.net/hansonwang99/blog/1796507
正文到此结束
Loading...