转载

使用 Istio 实现基于 Kubernetes 的微服务架构

概述

近两年,随着容器、Kubernetes 等技术的兴起,微服务这个概念被广泛提及并被大量使用。本文将会从以下几个方面着手,结合实验展现的方式,让读者真正理解微服务的含义。

  • 新一代的微服务架构 Istio
  • 基于 Istio 的微服务实验展现

Istio 的架构分析

Istio 介绍

Istio 是一个开源的 Service Mesh 架构,旨在通过与 Kubernetes 相结合,大幅降低微服务的复杂度,以便让代码开发人员更关注于代码本身。

Istio 开源项目由 Google 和 IBM 主导,根据 http://stackalytics.com 网站的统计,该社区代码 Commits 厂商排名如下:

图 1. Istio 各厂商代码贡献量图示

使用 Istio 实现基于 Kubernetes 的微服务架构

使用 Istio 实现基于 Kubernetes 的微服务架构

图 2. Istio 各厂商代码贡献量排名

使用 Istio 实现基于 Kubernetes 的微服务架构

使用 Istio 实现基于 Kubernetes 的微服务架构

在 Github 上,Istio 项目 受关注的程度非常高,您可进一步了解。接下来,我们详细介绍 Istio 的技术架构。

Istio 的架构

Istio 分为两个平面:数据平面和控制平面。

数据平面:

数据平面由一组 sidecar 的代理(Envoy)组成。这些代理调解和控制微服务之间的所有网络通信,并且与控制平面的 Mixer 通讯,接受调度策略。

控制平面:

控制平面通过管理和配置 Envoy 来管理流量。此外,控制平面配置 Mixers来实施路由策略并收集检测到的监控数据。

图 3. Istio 的架构图

使用 Istio 实现基于 Kubernetes 的微服务架构

使用 Istio 实现基于 Kubernetes 的微服务架构

在介绍了 Istio 的两个平面以后,我们详细介绍 Istio 的各个组件。

Envoy 是一个用 C ++开发的高性能代理,用于管理 Service Mesh 中所有服务的所有入站和出站流量。 Istio 利用 Envoy 的许多内置功能,例如:

  • 动态服务发现
  • 负载均衡
  • TLS 终止
  • HTTP / 2 和 gRPC 代理
  • 断路器
  • 健康检查
  • 流量分割
  • 故障注入
  • 监控指标

我们知道,在 Kubernetes 中集群中,pod 是最小的计算资源调度单位。一个 pod 可以包含一个或者多个容器,但通常是一个。而使用 Istio 的时候,需要在 pod 中主容器旁注入一个 sidecar,也就是上面提到的代理(Envoy)。

举一个例子,我们查看一个被注入了 Envoy 的 pod,从下图结果可以看到,这个 pod 包含两个容器:

图 4. 查看 pod 中的 Containers

使用 Istio 实现基于 Kubernetes 的微服务架构

使用 Istio 实现基于 Kubernetes 的微服务架构

在 Istio 中,每一个 pod 中都必须要部署一个 Sidecar。

Mixer:

Mixer 是一个独立于平台的组件,负责在整个 Service Mesh 中执行访问控制和使用策略,并从 Envoy 代理和其他服务收集监控到的数据。

Pilot

Pilot 为 Envoy 提供服务发现;为高级路由(例如,A / B 测试,金丝雀部署等)提供流量管理功能;以及异常控制,如:超时,重试,断路器等。

Citadel 通过内置身份和凭证管理,提供强大的服务到服务和最终用户身份验证。我们可以使用 Citadel 升级 Service Mesh 中的未加密流量。我们可以使用 Istio 的授权功能来控制谁可以访问服务。

Istio 路由规则的实现

在 Istio 中,和路由相关的有四个概念:Virtual Services 、Destination Rules、ServiceEntry、Gateways。

Virtual  Services 的作用是:定义了针对 Istio 中的一个微服务的请求的路由规则。Virtual services 既可以将请求路由到一个应用的不同版本,也可以将请求路由到完全不同的应用。

在如下的示例配置中,发给微服务的请求,将会被路由到 productpage,端口号为 9080。

清单 1. Virtual Services 规则

route:
    - destination:
        host: productpage
        port:
          number: 9080

在下面的示例配置中,定义了熔断策略。

清单 2. Destination 规则

spec:
  host: productpage
  subsets:
  - labels:
      version: v1
    name: v1
  trafficPolicy:
    connectionPool:
      http:
        http1MaxPendingRequests: 1
        maxRequestsPerConnection: 1
      tcp:
        maxConnections: 1
    tls:

ServiceEntry 用于将 Istio 外部的服务注册到 Istio 的内部服务注册表,以便 Istio 内部的服务可以访问这些外部的服务,如 Istio 外部的 Web API。

在如下的示例配置中,定义了 Istio 外部的 mongocluster 与 Istio 内部的访问规则。

清单 3. ServiceEntry 规则

apiVersion: networking.istio.io/v1alpha3
kind: ServiceEntry
metadata:
  name: external-svc-mongocluster
spec:
  hosts:
  - mymongodb.somedomain # not used
  addresses:
  - 192.192.192.192/24 # VIPs
  ports:
  - number: 27018
    name: mongodb
    protocol: MONGO
  location: MESH_INTERNAL
  resolution: STATIC
  endpoints:
  - address: 2.2.2.2
  - address: 3.3.3.3

Gateway:定义了 Istio 边缘的负载均衡器。所谓边缘,就是 Istio 的入口和出口。这个负载均衡器用于接收传入或传出 Istio 的 HTTP / TCP 连接。在 Istio 中会有 ingressgateway 和 egressgateway,前者负责入口流量,后者负责出口流量。

在如下的示例配置中,定义了 Istio 的入口流量。

清单 4. Gateway 规则

spec:
  selector:
    istio: ingressgateway
  servers:
  - hosts:
    - '*'
    port:
      name: http
      number: 80
      protocol: HTTP

Istio 的技术实现

基于 Kubernetes 的部署的 Istio

在本文中,我们基于 Kubernetes 1.11 部署 Istio 1.04。由于篇幅有限,具体的部署步骤可以参考 Quick Start with Kubernetes 。

查看 Kubernetes 版本:

图 5. 查看 Kubernetes 集群的版本

使用 Istio 实现基于 Kubernetes 的微服务架构

使用 Istio 实现基于 Kubernetes 的微服务架构

查看 Kubernetes 集群:

图 6. 查看 Kubernetes 集群的节点

使用 Istio 实现基于 Kubernetes 的微服务架构

使用 Istio 实现基于 Kubernetes 的微服务架构

查看部署好的 Istio。

Istio 以一个项目的形式部署到 Kubernetes 集群中。我们可以看到,部署好的 pods 中,除了有 istio-citadel、istio-egressgateway、istio-ingressgateway、istio-pilot 等 Istio 本身的功能组件,还集成了微服务相关的监控工具,如:grafana、jaeger-agent、kiali、prometheus。正是这些功能丰富且强大的监控工具,帮助 Istio 实现了微服务的可视化管理。

图 7. 查看 Kubernetes 中的 Istio

使用 Istio 实现基于 Kubernetes 的微服务架构

使用 Istio 实现基于 Kubernetes 的微服务架构

查看 istio 版本:1.0.4。

图 8. 查看 Istio 版本

使用 Istio 实现基于 Kubernetes 的微服务架构

使用 Istio 实现基于 Kubernetes 的微服务架构

接下来,我们将会对 Isito 集成的工具进行介绍。本文最后的实验展现环节,我们将会使用这些工具进行微服务的监控和管理。

Istio 的工具集:Grafana

Grafana 是一个非常著名的开源项目。它是一个 Web 应用,可以提供丰富的监控仪表盘。它的后端支持 graphite、 InfluxDB 或 opentsdb。

通过浏览器访问 Istio 中部署好的 Grafana。

登录 Grafana 后,首页面如下:

图 9. Grafana 首页面

使用 Istio 实现基于 Kubernetes 的微服务架构

使用 Istio 实现基于 Kubernetes 的微服务架构

查看已有的 Dashboard:

图 10. Grafana 上的 Istio Dashboard

使用 Istio 实现基于 Kubernetes 的微服务架构

使用 Istio 实现基于 Kubernetes 的微服务架构

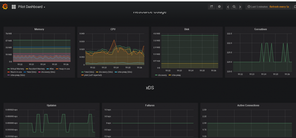
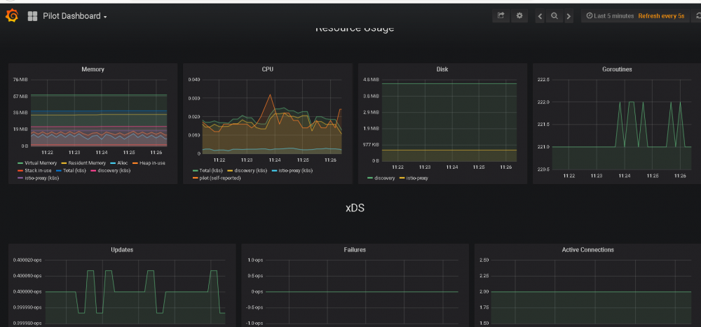
我们查看 Pilot Dashboard,可以看到丰富的资源统计。

图 11. Grafana 上的 Istio Dashboard 查看

使用 Istio 实现基于 Kubernetes 的微服务架构

使用 Istio 实现基于 Kubernetes 的微服务架构

Istio 的工具集:prometheus

prometheus 是一个开源监控系统。它具有维度数据模型;具备灵活的查询语言、高效的时间序列数据库,并提供灵活的警报方法。

在 Istio 中,prometheus 收到的数据,会被汇总到 Grafana 进行统一展现。

访问 Istio 中部署好的 prometheus:

图 12. Prometheus 的 UI

使用 Istio 实现基于 Kubernetes 的微服务架构

使用 Istio 实现基于 Kubernetes 的微服务架构

我们可以看到有多达上百个监测点:

图 13. Prometheus 的监测点

使用 Istio 实现基于 Kubernetes 的微服务架构

使用 Istio 实现基于 Kubernetes 的微服务架构

例如我们选择 Container_memory_cache,点击 Execute。

图 14. 执行监测点

使用 Istio 实现基于 Kubernetes 的微服务架构

使用 Istio 实现基于 Kubernetes 的微服务架构

然后可以生成图形化界面展示,并且我们也可以调整时间间隔(图中是 60 分钟)。

图 15. 监控图

使用 Istio 实现基于 Kubernetes 的微服务架构

使用 Istio 实现基于 Kubernetes 的微服务架构

Istio 的工具集:Kiali

Kiali 作为一个开源项目,可以为 Istio 提供可视化服务网格拓扑、断路器或请求率等功能。此外 Kiali 还包括 Jaeger Tracing,可以提供开箱即用的分布式跟踪功能。

我们看一下 Istio 中部署的 Kiali:

图 16. Kiali 的 UI 首页

使用 Istio 实现基于 Kubernetes 的微服务架构

使用 Istio 实现基于 Kubernetes 的微服务架构

它可以查看在 Istio 上部署的微服务的拓扑结构:

图 17. Kiali 查看微服务的拓扑

使用 Istio 实现基于 Kubernetes 的微服务架构

使用 Istio 实现基于 Kubernetes 的微服务架构

Istio 的工具集:Jaeger

Jaeger 是一个开源项目,用于微服务的分布式跟踪。它实现的功能有:

  • 分布式事务监控
  • 服务调用问题根因分析
  • 服务依赖性分析
  • 性能/延迟优化

Jaeger 工具已经集成到 Istio 中,部署以后可以通过浏览器访问。

下图是 Jeager 追踪 productpage 这个服务在过去三个小时的所有调用:

图 18. Jaeger 查看 API 调用

使用 Istio 实现基于 Kubernetes 的微服务架构

使用 Istio 实现基于 Kubernetes 的微服务架构

我们可以展开看详细的调用层级:

图 19. Jaeger 查看 API 详细调用

使用 Istio 实现基于 Kubernetes 的微服务架构

使用 Istio 实现基于 Kubernetes 的微服务架构

Istio 管理微服务的实验展现

在本小节中,我们将在 Istio 上部署一个名为 bookinfo 的微服务应用。为了方便读者理解,我们先分析这个应用的源代码。然后展示 Istio 如何管理这套微服务。

bookinfo 微服务源码分析

bookinfo 应用程序显示的有关书籍的信息,类似于在线书店的单个商品。应用页面上显示的是书籍的描述、书籍详细信息(ISBN,页数等)以及书评。

bookinfo 应用一共包含四个微服务:Productpage、Details、Reviews、Ratings。

  • Productpage 使用 Python 开发,负责展示书籍的名称和书籍的简介。
  • Details 使用 Ruby 开发,负责展示书籍的详细信息。
  • Reviews 使用 Java 开发,负责显示书评。
  • Ratings 使用 Node.js 开发,负责显示书籍的评星。

其拓扑关系见下图。

图 20. bookinfo 应用拓扑架构

使用 Istio 实现基于 Kubernetes 的微服务架构

使用 Istio 实现基于 Kubernetes 的微服务架构

我们看一下 bookinfo 微服务部署完毕的展示效果:

图 21. bookinfo 应用页面展示效果

使用 Istio 实现基于 Kubernetes 的微服务架构

使用 Istio 实现基于 Kubernetes 的微服务架构

Productpage 微服务包含两部分内容:

  • 书籍的名称:"The Comedy of Errors",翻译成中文是《错误的喜剧》。
  • 书籍的简介:Summary。翻译成中文是:《错误的喜剧》是威廉·莎士比亚早期剧作之一。这是他最短的、也是他最喜欢的喜剧之一,除了双关语和文字游戏之外,幽默的主要部分来自于打闹和错误的身份。

Details 微服务包含的内容是书籍的详细信息,内容如下。

清单 5. Details 微服务显示内容

Type:
paperback
Pages:
200
Publisher:
PublisherA
Language:
English
ISBN-10:
1234567890
ISBN-13:
123-1234567890

Reviews 微服务包含的信息是书评内容:

清单 6. 书评内容

An extremely entertaining play by Shakespeare. The slapstick humour is refreshing!
Absolutely fun and entertaining. The play lacks thematic depth when compared to other plays by Shakespeare.

Ratings 微服务包含的内容将展示为评星部分(下图黑框中的部分)。

图 22. 评星图

使用 Istio 实现基于 Kubernetes 的微服务架构

使用 Istio 实现基于 Kubernetes 的微服务架构

接下来,我们访问 Github 上查看 bookinfo 源码,通过源码分析,理解业务的实现逻辑。

首先查看 productpage 的源码(部分内容):

清单 7. productpage源码

def getProducts():
	    return [
	        {
	            'id': 0,
	            'title': 'The Comedy of Errors',
	            'descriptionHtml': '<a href="https://en.wikipedia.org/wiki/The_Comedy_of_Errors">Wikipedia Summary</a>: The Comedy of Errors is one of < b>William Shakespeare/'s< /b> early plays. It is his shortest and one of his most farcical comedies, with a major part of the humour coming from slapstick and mistaken identity, in addition to puns and word play.'
	        }

我们可以很明显看出,以上代码就是 bookinfo 页面显示的书籍的名称和简介。

查看 productpage 的另外一部分源码。

清单 8. productpage 源码

details = {
        "name" : "http://details{0}:9080".format(servicesDomain),
        "endpoint" : "details",
        "children" : []
        }
        
        
        ratings = {
        "name" : "http://ratings{0}:9080".format(servicesDomain),
        "endpoint" : "ratings",
        "children" : []
        }
        
        
        reviews = {
        "name" : "http://reviews{0}:9080".format(servicesDomain),
        "endpoint" : "reviews",
        "children" : [ratings]
        }
        
        
        productpage = {
        "name" : "http://details{0}:9080".format(servicesDomain),
        "endpoint" : "details",
        "children" : [details, reviews]
        }
        
        
        service_dict = {
        "productpage" : productpage,
        "details" : details,
        "reviews" : reviews,
        }

上面代码定义了四个微服务的 name、endpoint、children。endpoint 代表这个微服务后端的 Kubernetes 集群中 service 名称、children 代表本微服务调用的 Kubernetes 集群中的微服务 service 名称。

以 productpage 举例,它的 endpoint 是 details、children 是 details 和 reviews。所以,被发送到 productpage 请求,将会调用 details、reviews 这两个服务。

接下来,查看 reviews 微服务的源码,代码使用 Java 编写的。

清单 9. reviews 服务源码

private String getJsonResponse (String productId, int starsReviewer1, int starsReviewer2) {
    	String result = "{";
    	result += "/"id/": /"" + productId + "/",";
    	result += "/"reviews/": [";

    	// reviewer 1:
    	result += "{";
    	result += "  /"reviewer/": /"Reviewer1/",";
    	result += "  /"text/": /"An extremely entertaining play by Shakespeare. The slapstick humour is refreshing!/"";
      if (ratings_enabled) {
        if (starsReviewer1 != -1) {
          result += ", /"rating/": {/"stars/": " + starsReviewer1 + ", /"color/": /"" + star_color + "/"}";
        }
        else {
          result += ", /"rating/": {/"error/": /"Ratings service is currently unavailable/"}";
        }
      }
    	result += "},";
    	
    	// reviewer 2:
    	result += "{";
    	result += "  /"reviewer/": /"Reviewer2/",";
    	result += "  /"text/": /"Absolutely fun and entertaining. The play lacks thematic depth when compared to other plays by Shakespeare./"";
      if (ratings_enabled) {
        if (starsReviewer2 != -1) {
          result += ", /"rating/": {/"stars/": " + starsReviewer2 + ", /"color/": /"" + star_color + "/"}";
        }
        else {
          result += ", /"rating/": {/"error/": /"Ratings service is currently unavailable/"}";
        }
      }
    	result += "}";
    	
    	result += "]";
    	result += "}";

    	return result;
    }

上面的这段代码,定义的是两个 Reviewer,以及书评的内容。书评的内容正是 bookinfo 页面展示的内容。

在上面的代码中,我们注意到有两个重要的变量 star_color 和 ratings_enabled。

  • star_color 表示评星的颜色(黑色和红色)。
  • ratings_enabled 表示是否启用评星。

查看 reviews 微服务的源码的另外一部分内容:

清单 10. reviews 服务源码

private final static String star_color = System.getenv("STAR_COLOR") == null ? "black" : System.getenv("STAR_COLOR");

上面代码显示:在应用构建时:

  • 如果不指定 STAR_COLOR 变量且 ratings_enabled 为 true,那么评星默认为黑色。
  • 如果指定 STAR_COLOR 变量且 ratings_enabled 为 true,那么评星颜色为传入的颜色。
  • 如果不指定 ratings_enabled 为 true,那么将不会显示评星。

那么,STAR_COLOR 这个变量,在应用构建时,有没有传入呢?我们查看:build-services.sh

清单 11. build-services.sh 内容

#java build the app.
  docker run --rm -v "$(pwd)":/home/gradle/project -w /home/gradle/project gradle:4.8.1 gradle clean build
  pushd reviews-wlpcfg
    #plain build -- no ratings
    docker build -t "istio/examples-bookinfo-reviews-v1:${VERSION}" -t istio/examples-bookinfo-reviews-v1:latest --build-arg service_version=v1 .
    #with ratings black stars
    docker build -t "istio/examples-bookinfo-reviews-v2:${VERSION}" -t istio/examples-bookinfo-reviews-v2:latest --build-arg service_version=v2 /
	   --build-arg enable_ratings=true .
    #with ratings red stars
    docker build -t "istio/examples-bookinfo-reviews-v3:${VERSION}" -t istio/examples-bookinfo-reviews-v3:latest --build-arg service_version=v3 /
	   --build-arg enable_ratings=true --build-arg star_color=red .

上面代码显示,运行该脚本是,将会构建三个版本 Reviews 的 docker image:

  • V1:没有评星(未指定 enable_ratings=true)。
  • V2:评星为黑色(指定 enable_ratings=true;未指定 star_color 的变量,代码中默认的颜色为黑色)。
  • V3:评星为红色(指定 enable_ratings=true;指定 star_color 的变量为 red)。

在 bookinfo 的源代码中,还有两个数据库的定义 Mongodb 和 Mysql。

接下来,我们看这个应用中两个数据库的内容。

先看 Mongodb 的 script.sh,内容如下:

清单 12. Mongodb 的 script.sh

#!/bin/sh
	set -e
	mongoimport --host localhost --db test --collection ratings --drop --file /app/data/ratings_data.json

也就是说,Mongodb 数据库在初始化时,会将 ratings_data.json 文件中的信息导入到数据库中。

再看 ratings_data.json :

清单 13.ratings_data.json 文件

{rating: 5}
{rating: 4}

也就是说,当应用部署完毕后,Mongodb 将包含五星和四星。

查看 Mysql 的初始化文件:mysqldb-init.sql

清单 14. mysqldb-init.sql 内容

# Initialize a mysql db with a 'test' db and be able test productpage with it.
# mysql -h 127.0.0.1 -ppassword < mysqldb-init.sql

CREATE DATABASE test;
USE test;

CREATE TABLE `ratings` (
  `ReviewID` INT NOT NULL,
  `Rating` INT,
  PRIMARY KEY (`ReviewID`)
);
INSERT INTO ratings (ReviewID, Rating) VALUES (1, 5);
INSERT INTO ratings (ReviewID, Rating) VALUES (2, 4);

我们可以看出,上面的初始化脚本是创建一个名为 ratings 的数据库表,插入的数据效果如下:

表 1. 数据库表示意

ReviewID Rating
1 5
2 4

查看 Ratings 的源代码,该代码使用 Node.JS 书写。

清单 15. Ratings 的源代码

* We default to using mongodb, if DB_TYPE is not set to mysql.
 */
if (process.env.SERVICE_VERSION === 'v2') {
  if (process.env.DB_TYPE === 'mysql') {
    var mysql = require('mysql')
    var hostName = process.env.MYSQL_DB_HOST
    var portNumber = process.env.MYSQL_DB_PORT
    var username = process.env.MYSQL_DB_USER
    var password = process.env.MYSQL_DB_PASSWORD
  } else {
    var MongoClient = require('mongodb').MongoClient
    var url = process.env.MONGO_DB_URL
  }
}

dispatcher.onGet(/^//ratings//[0-9]*/, function (req, res) {
  var productIdStr = req.url.split('/').pop()
  var productId = parseInt(productIdStr)

  if (Number.isNaN(productId)) {
    res.writeHead(400, {'Content-type': 'application/json'})
    res.end(JSON.stringify({error: 'please provide numeric product ID'}))
  } else if (process.env.SERVICE_VERSION === 'v2') {
    var firstRating = 0
    var secondRating = 0

    if (process.env.DB_TYPE === 'mysql') {
      var connection = mysql.createConnection({
        host: hostName,
        port: portNumber,
        user: username,
        password: password,
        database: 'test'
      })

      connection.connect()
      connection.query('SELECT Rating FROM ratings', function (err, results, fields) {
        if (err) {
          res.writeHead(500, {'Content-type': 'application/json'})
          res.end(JSON.stringify({error: 'could not connect to ratings database'}))
        } else {
          if (results[0]) {
            firstRating = results[0].Rating
          }
          if (results[1]) {
            secondRating = results[1].Rating
          }
          var result = {
            id: productId,
            ratings: {
              Reviewer1: firstRating,
              Reviewer2: secondRating
            }
          }
          res.writeHead(200, {'Content-type': 'application/json'})
          res.end(JSON.stringify(result))
        }
      })

以上代码主要实现:如果不指定 DB_TYPE 的变量,将默认使用 mongodb 数据库。

当微服务 Reviews 的版本是 V2 时,将连接数据库 Mysq 或 MogoDB(根据环境变量传入的 DB_TYPE)。当 Reviews 的版本是 V3 时,访问 mongodb 数据库。

但从上面的数据库分析我们可以知道,无论 Reviews 连接哪个数据库,得到的数据都是第一个评论者五星、第二个评论者四星。也就是说,只要是 Reviews 的 V2 和 V3 版本,访问数据库得到的评星结果是一样的;只不过 Reviews 为 V2 时评星为黑色、Reviews 为 V3 时评星为红色。

微服务的部署

我们在 Kubernetes 集群中部署 bookinfo 应用。

图 23. 在 Kubernetes 集群部署 bookinfo

使用 Istio 实现基于 Kubernetes 的微服务架构

使用 Istio 实现基于 Kubernetes 的微服务架构

Pods 创建成功:

图 24. 查看 bookinfo 的 pod

使用 Istio 实现基于 Kubernetes 的微服务架构

使用 Istio 实现基于 Kubernetes 的微服务架构

接下来,通过浏览器对 bookinfo 发起多次访问,页面呈现三种显示。

  • 第一种:访问 bookinfo 时(Productpage 调用的 Review V1),页面没有评星;
  • 第二种:访问 bookinfo 时(Productpage 调用的 Review V2),页面是黑色的评星;
  • 第三种:访问 bookinfo 时(Productpage 调用的 Review V3),页面是红色的评星。

图 25. bookinfo 第一种展现

使用 Istio 实现基于 Kubernetes 的微服务架构

使用 Istio 实现基于 Kubernetes 的微服务架构

图 26. bookinfo 第二种展现

使用 Istio 实现基于 Kubernetes 的微服务架构

使用 Istio 实现基于 Kubernetes 的微服务架构

图 27. bookinfo 第三种展现

使用 Istio 实现基于 Kubernetes 的微服务架构

使用 Istio 实现基于 Kubernetes 的微服务架构

过了几秒后:Kiali 收集到之前几次对 bookinfo 的访问流量,并进行动态展示。我们可以看到,productpage 随机访问 Reviews V1、V2、V3

图 28. Kiali 展示微服务流量

使用 Istio 实现基于 Kubernetes 的微服务架构

使用 Istio 实现基于 Kubernetes 的微服务架构

Productpage 轮询访问 Review V1 和 V2 的原因是:我们没有设置针对 Reviews 的特定策略,而 Productpage 的源码中,指定了 Product 服务调用 Reviews 服务的业务逻辑,但并未指定版本。因此,Product 服务会随机访问 Reviews 的三个版本。

图 29. 查看 virtualservice

使用 Istio 实现基于 Kubernetes 的微服务架构

使用 Istio 实现基于 Kubernetes 的微服务架构

接下来,我们查看 virtualservice 的配置文件。

图 30. 查看 virtualservice 配置文件列表

使用 Istio 实现基于 Kubernetes 的微服务架构

使用 Istio 实现基于 Kubernetes 的微服务架构

查看 virtual-service-reviews-v3.yaml 内容。该文件定义发向 Reviews 的请求,全部到 V3 版本。

清单 16. 查看 virtual-service-reviews-v3.yaml 内容

[root@master networking]# cat virtual-service-reviews-v3.yaml
apiVersion: networking.istio.io/v1alpha3
kind: VirtualService
metadata:
  name: reviews
spec:
  hosts:
    - reviews
  http:
  - route:
    - destination:
        host: reviews
        subset: v3      version: v3

接下来,应用 Virtualservice 配置。

图 31. 应用配置

使用 Istio 实现基于 Kubernetes 的微服务架构

使用 Istio 实现基于 Kubernetes 的微服务架构

查看生效的 Virtualservice,reviews 的配置生效。

图 32. 查看生效的 virtualservice

使用 Istio 实现基于 Kubernetes 的微服务架构

使用 Istio 实现基于 Kubernetes 的微服务架构

接下来,我们再次对 bookinfo 发起多次访问,可以看到,页面的评星均为红色。

图 33. 访问 bookinfo 应用

使用 Istio 实现基于 Kubernetes 的微服务架构

使用 Istio 实现基于 Kubernetes 的微服务架构

通过 Kiali 查看流量,可以看到,Productpage 的流量全部访问 Review V3。

图 34. Kiali 查看 bookinfo 应用访问流量

使用 Istio 实现基于 Kubernetes 的微服务架构

使用 Istio 实现基于 Kubernetes 的微服务架构

接下来,我们继续调整策略,让 Productpage 对 Reviews 的访问,以 V1 和 V2 按照 8:2 比率进行:

清单 17. 查看 virtual-service-reviews-80-20.yaml 内容

[root@master networking]# cat virtual-service-reviews-80-20.yaml
apiVersion: networking.istio.io/v1alpha3
kind: VirtualService
metadata:
  name: reviews
spec:
  hosts:
    - reviews
  http:
  - route:
    - destination:
        host: reviews
        subset: v1
      weight: 80
    - destination:
        host: reviews
        subset: v2
      weight: 20

图 35. 替换之前的 Virtual Services 策略

使用 Istio 实现基于 Kubernetes 的微服务架构

使用 Istio 实现基于 Kubernetes 的微服务架构

图 36. Kiali 查看 bookinfo 应用访问流量

使用 Istio 实现基于 Kubernetes 的微服务架构

使用 Istio 实现基于 Kubernetes 的微服务架构

Istio 的限速

在了解了 Istio 微服务的路由策略后,接下来我们对微服务组件进行限速的设置。

在默认情况下,productpage 随机访问 reviews 三个版本,没有流量限制。我们编写两个配置文件,限制 productpage 到 reviews v3 的访问速度。

speedrule.yaml 限制了从 productpage 到 reviews v3 的访问速度,最多每秒一个请求。

清单 18. 查看 speedrule.yaml

[root@master ~]# cat speedrule.yaml
apiVersion: "config.istio.io/v1alpha2"
kind: memquota
metadata:
  name: handler
  namespace: myproject
spec:
  quotas:
  - name: requestcount.quota.myproject
    # default rate limit is 5000qps
    maxAmount: 5000
    validDuration: 1s
    # The first matching override is applied.
    # A requestcount instance is checked against override dimensions.
    overrides:
    - dimensions:
        destination: reviews
        source: productpage
        destinationVersion: v3
      maxAmount: 1
      validDuration: 1s

recommendation_rate_limit_handler.yml 文件声明了 requestcount quota。

清单 19. 查看 recommendation_rate_limit_handler.yml

[root@master ~]# cat recommendation_rate_limit_handler.yml
apiVersion: "config.istio.io/v1alpha2"
kind: quota
metadata:
  name: requestcount
  namespace: myproject
spec:
  dimensions:
    source: source.labels["app"] | source.service | "unknown"
    sourceVersion: source.labels["version"] | "unknown"
    destination: destination.labels["app"] | destination.service | "unknown"
    destinationVersion: destination.labels["version"] | "unknown"
---
apiVersion: "config.istio.io/v1alpha2"
kind: rule
metadata:
  name: quota
  namespace: myproject
spec:
  actions:
  - handler: handler.memquota
    instances:
    - requestcount.quota
---
apiVersion: config.istio.io/v1alpha2
kind: QuotaSpec
metadata:
  creationTimestamp: null
  name: request-count
  namespace: myproject
spec:
  rules:
  - quotas:
    - charge: 1
      quota: RequestCount
---
apiVersion: config.istio.io/v1alpha2
kind: QuotaSpecBinding
metadata:
  creationTimestamp: null
  name: request-count
  namespace: myproject
spec:
  quotaSpecs:
  - name: request-count
    namespace: myproject
  services:
  - name: productpage
    namespace: myproject
  - name: details
    namespace: myproject
  - name: reviews
    namespace: myproject

应用两个配置:

图 37. 应用配置

使用 Istio 实现基于 Kubernetes 的微服务架构

使用 Istio 实现基于 Kubernetes 的微服务架构

图 38. 应用配置

使用 Istio 实现基于 Kubernetes 的微服务架构

使用 Istio 实现基于 Kubernetes 的微服务架构

然后,对 bookinfo 发起高频度请求,访问请求频率为 10 次/秒。

清单 20. 发起高频度访问请求

while true; do curl http://istio-ingressgateway-istio-system.apps.example.com/productpage; sleep .1; done

通过 Kiali,可以看到:

图 39. Kiali 显示微服务流量

使用 Istio 实现基于 Kubernetes 的微服务架构

使用 Istio 实现基于 Kubernetes 的微服务架构

我们查看 grafana,可以看到这段时间内,reviews v3 的流量,远低于同期 reviews v1 和 v2 的流量。

图 40. Grafana 显示微服务流量统计

使用 Istio 实现基于 Kubernetes 的微服务架构

使用 Istio 实现基于 Kubernetes 的微服务架构

Istio 的熔断

熔断技术,是为了避免"雪崩效应"的产生而出现的。我们都知道"雪球越滚越大"的现象。应用中的雪崩指的由于应用第一个组件的出现问题,造成调用这个组件的第二个组件有无无法调用第一个组件,无法实现业务逻辑,也出现问题;而调用第二个组件第三个组件因此也出现问题,问题迅速传播,从而造成整个应用的瘫痪,我们称之为应用的雪崩效应。

在单体应用中,多个业务的功能模块放在一个应用中,且由于各个功能模块之前是紧耦合,因此不容易出现雪崩情况。但由于微服务松耦合、各个组件调用关系复杂的特点,雪崩现象就较为容器出现。为了避免雪崩情况的发证,就需要有熔断机制,采用断路模式。熔断机制相当于为每个微服务前面加一个"保险丝"。当电流负载过大的时候(如服务访出现故障问超时,并且超过设定的重试次数),保险丝烧断,中断客户端对该应用的访问,而不影响客户客户端访问其他正常运行的组件。

Spring Cloud 中熔断的实现,需要调用 Hystrix。而 Istio 本身自带熔断的功能。下面,我们进行实现展现。

在初始情况下,未配置熔断。

图 41. 配置熔断之前正常访问应用流量

使用 Istio 实现基于 Kubernetes 的微服务架构

使用 Istio 实现基于 Kubernetes 的微服务架构

接下来,我们在 productpage 的 destination rule 中配置熔断策略(trafficPolicy):每个链接最多的请求数量是一个;最多 pending 的 request 是一个、最多的连接数是一个。

清单 21. 在 destination rule 中配置熔断(open.yaml 配置文件部分内容)

spec:
  host: productpage
  subsets:
  - labels:
      version: v1
    name: v1
  trafficPolicy:
    connectionPool:
      http:
        http1MaxPendingRequests: 1
        maxRequestsPerConnection: 1
      tcp:
        maxConnections: 1
    tls:
      mode: ISTIO_MUTUAL

接下来,我们先删除旧的配置,应用熔断的配置。

图 42. 应用新配置

使用 Istio 实现基于 Kubernetes 的微服务架构

使用 Istio 实现基于 Kubernetes 的微服务架构

图 43. 发起大并发流量后的熔断

使用 Istio 实现基于 Kubernetes 的微服务架构

使用 Istio 实现基于 Kubernetes 的微服务架构

过一会,当问题熔断器打开后,业务恢复正常:

图 44. 熔断后的应用访问页面

使用 Istio 实现基于 Kubernetes 的微服务架构

使用 Istio 实现基于 Kubernetes 的微服务架构

Istio 的访问控制

Istio 中的访问控制有白名单和黑名单。白名单是允许从哪个服务到哪个服务的访问;黑名单是不允许从哪个服务到哪个服务之间的访问。两种实现的效果展现是一样的,由于篇幅游侠,本小节展示黑名单。

我们将在 details 服务上创建一个黑名单,从 productpage 发往 details 请求将会返回 403 错误码。

清单 22. 黑名单配置文件

[root@master ~]# cat acl-blacklist.yml
apiVersion: "config.istio.io/v1alpha2"
kind: denier
metadata:
  name: denycustomerhandler
spec:
  status:
    code: 7
    message: Not allowed
---
apiVersion: "config.istio.io/v1alpha2"
kind: checknothing
metadata:
  name: denycustomerrequests
spec:
---
apiVersion: "config.istio.io/v1alpha2"
kind: rule
metadata:
  name: denycustomer
spec:
  match: destination.labels["app"] == "details" && source.labels["app"]=="productpage"
  actions:
  - handler: denycustomerhandler.denier
instances: [ denycustomerrequests.checknothing ]

图 45. 应用黑名单

使用 Istio 实现基于 Kubernetes 的微服务架构

使用 Istio 实现基于 Kubernetes 的微服务架构

接下来,对 producepage 发起流量访问。从下图可以看到,从 productpage 到 details 之间的访问是被拒绝的。

图 46. Kali 显示应用流量访问

使用 Istio 实现基于 Kubernetes 的微服务架构

使用 Istio 实现基于 Kubernetes 的微服务架构

此时,通过浏览器访问 bookinfo,界面无法显示产品的详细信息,但其他微服务显示正常。

图 47. 访问 bookinfo 应用

使用 Istio 实现基于 Kubernetes 的微服务架构

使用 Istio 实现基于 Kubernetes 的微服务架构

我们删除黑名单,再访问 bookinfo,对 details 微服务的访问马上正常。

图 48. 删除黑名单策略

使用 Istio 实现基于 Kubernetes 的微服务架构

使用 Istio 实现基于 Kubernetes 的微服务架构

图 49. Kali 显示应用流量访问

使用 Istio 实现基于 Kubernetes 的微服务架构

使用 Istio 实现基于 Kubernetes 的微服务架构

图 50. 访问 bookinfo 应用

使用 Istio 实现基于 Kubernetes 的微服务架构

使用 Istio 实现基于 Kubernetes 的微服务架构

总结

通过本文,相信读者对微服务的概念和 Istio 的架构有了一定程度的理解。在微服务领域,正是由于 Istio 强大的功能、丰富的界面、可视化的监控,因此 Istio 将会越来越广泛使用。

参考资源

  • Istio 架构介绍
  • bookinfo 应用源代码
  • Quick Start with Kubernetes
原文  http://www.ibm.com/developerworks/cn/cloud/library/cl-lo-implementing-kubernetes-microservice-using-istio/index.html?ca=drs-
正文到此结束
Loading...