转载

SpringBoot使用prometheus监控

Prometheus是一个根据应用的metrics来进行监控的开源工具。相信很多工程都在使用它来进行监控,有关详细介绍可以查看官网: prometheus.io/docs/introd… 。

2.有关Grafana

Grafana是一个开源监控利器,如图所示。

SpringBoot使用prometheus监控

从图中就可以看出来,使用Grafana监控很高大上,提供了很多可视化的图标。

官网地址:grafana.com/

3.SpringBoot使用Prometheus

3.1 依赖内容

在SpringBoot中使用Prometheus其实很简单,不需要配置太多的东西,在pom文件中加入依赖,完整内容如下所示。

<?xml version="1.0" encoding="UTF-8"?>
<project xmlns="http://maven.apache.org/POM/4.0.0" xmlns:xsi="http://www.w3.org/2001/XMLSchema-instance"
	xsi:schemaLocation="http://maven.apache.org/POM/4.0.0 http://maven.apache.org/xsd/maven-4.0.0.xsd">
	<modelVersion>4.0.0</modelVersion>
	<parent>
		<groupId>org.springframework.boot</groupId>
		<artifactId>spring-boot-starter-parent</artifactId>
		<version>2.1.3.RELEASE</version>
		<relativePath/> <!-- lookup parent from repository -->
	</parent>
	<groupId>com.dalaoyang</groupId>
	<artifactId>springboot2_prometheus</artifactId>
	<version>0.0.1-SNAPSHOT</version>
	<name>springboot2_prometheus</name>
	<description>springboot2_prometheus</description>

	<properties>
		<java.version>1.8</java.version>
	</properties>

	<dependencies>
		<dependency>
			<groupId>org.springframework.boot</groupId>
			<artifactId>spring-boot-starter-actuator</artifactId>
		</dependency>
		<dependency>
			<groupId>org.springframework.boot</groupId>
			<artifactId>spring-boot-starter-web</artifactId>
		</dependency>
		<dependency>
			<groupId>org.springframework.boot</groupId>
			<artifactId>spring-boot-starter-test</artifactId>
			<scope>test</scope>
		</dependency>
		<dependency>
			<groupId>io.micrometer</groupId>
			<artifactId>micrometer-registry-prometheus</artifactId>
			<version>1.1.3</version>
		</dependency>
	</dependencies>


	<build>
		<plugins>
			<plugin>
				<groupId>org.springframework.boot</groupId>
				<artifactId>spring-boot-maven-plugin</artifactId>
			</plugin>
		</plugins>
	</build>

</project>
复制代码

3.2 配置文件

配置文件中加入配置,这里就只进行一些简单配置,management.metrics.tags.application属性是本文配合Grafana的Dashboard设置的,如下所示:

spring.application.name=springboot_prometheus
management.endpoints.web.exposure.include=*
management.metrics.tags.application=${spring.application.name}
复制代码

3.3 设置application

修改启动类,如下所示.

@SpringBootApplication
public class Springboot2PrometheusApplication {

	public static void main(String[] args) {
		SpringApplication.run(Springboot2PrometheusApplication.class, args);
	}
	@Bean
	MeterRegistryCustomizer<MeterRegistry> configurer(
			@Value("${spring.application.name}") String applicationName) {
		return (registry) -> registry.config().commonTags("application", applicationName);
	}
}
复制代码

SpringBoot项目到这里就配置完成了,启动项目,访问 http://localhost:8080/actuator/prometheus ,如图所示,可以看到一些度量指标。

SpringBoot使用prometheus监控

4.Prometheus配置

4.1 配置应用

在prometheus配置监控我们的SpringBoot应用,完整配置如下所示。

# my global config
global:
  scrape_interval:     15s # Set the scrape interval to every 15 seconds. Default is every 1 minute.
  evaluation_interval: 15s # Evaluate rules every 15 seconds. The default is every 1 minute.
  # scrape_timeout is set to the global default (10s).

# Alertmanager configuration
alerting:
  alertmanagers:
  - static_configs:
    - targets:
      # - alertmanager:9093

# Load rules once and periodically evaluate them according to the global 'evaluation_interval'.
rule_files:
  # - "first_rules.yml"
  # - "second_rules.yml"

# A scrape configuration containing exactly one endpoint to scrape:
# Here it's Prometheus itself.
scrape_configs:
  - job_name: 'prometheus'
    static_configs:
    - targets: ['127.0.0.1:9090']
###以下内容为SpringBoot应用配置
  - job_name: 'springboot_prometheus'
    scrape_interval: 5s
    metrics_path: '/actuator/prometheus'
    static_configs:
      - targets: ['127.0.0.1:8080']
复制代码

4.2 启动Prometheus

启动Prometheus,浏览器访问,查看Prometheus页面,如图所示。

SpringBoot使用prometheus监控

点击如图所示位置,可以查看Prometheus监控的应用。

SpringBoot使用prometheus监控

列表中UP的页面为存活的实例,如图所示。

SpringBoot使用prometheus监控

也可以查看很多指数,如下所示。

SpringBoot使用prometheus监控

5.Grafana配置

启动Grafana,配置Prometheus数据源,这里以ID是4701的Doshboard为例(地址: grafana.com/dashboards/… )如图。

SpringBoot使用prometheus监控

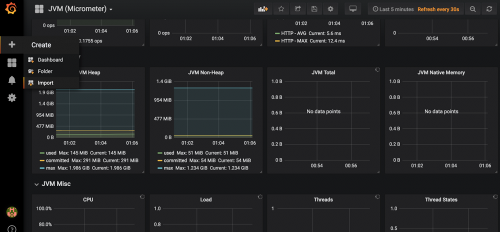
在Grafana内点击如图所示import按钮

SpringBoot使用prometheus监控

在如图所示位置填写4701,然后点击load。

SpringBoot使用prometheus监控

接下来导入Doshboard。

SpringBoot使用prometheus监控

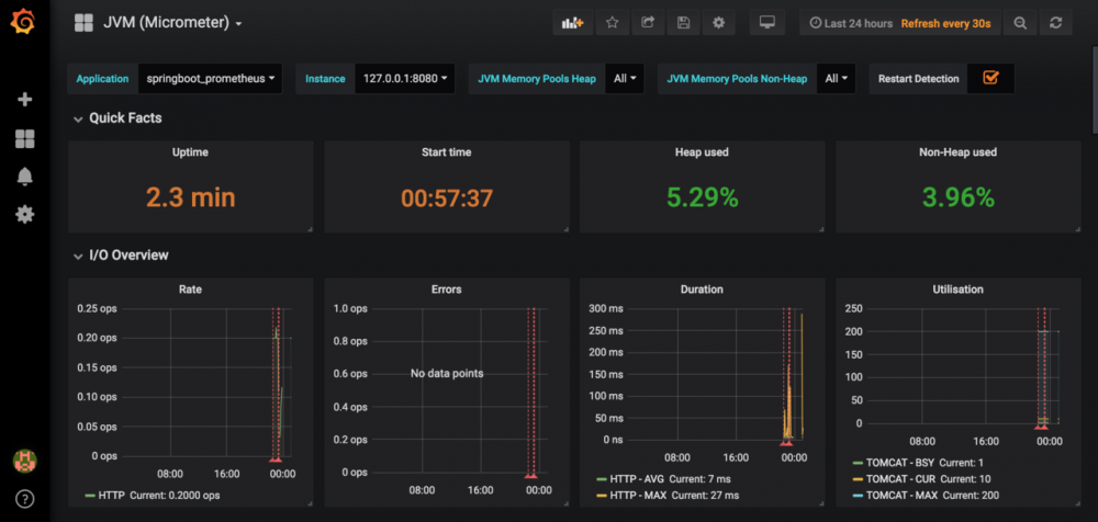
导入后就可以看到我们的SpringBoot项目对应的指标图表了,如图。

SpringBoot使用prometheus监控
原文  https://juejin.im/post/5c7fedb66fb9a04a10300e68
正文到此结束
Loading...