转载

JeecgBoot 2.1 发布,快速开发平台

项目介绍

Jeecg-Boot 是一款基于SpringBoot+代码生成器的快速开发平台!采用前后端分离架构:SpringBoot,Ant-Design-Vue,Mybatis,Shiro,JWT。强大的代码生成器让前端和后台代码一键生成,不需要写任何代码,保持jeecg一贯的强大,绝对是全栈开发福音!! JeecgBoot在提高UI能力的同时,降低了前后分离的开发成本,JeecgBoot还独创在线开发模式(No代码概念),一系列在线智能开发:在线配置表单、在线配置报表等等。

源码下载

  • https://github.com/zhangdaiscott/jeecg-boot
  • https://gitee.com/jeecg/jeecg-boot
  • 演示地址: http://boot.jeecg.com
  • 技术文档: http://jeecg-boot.mydoc.io
  • 快速入门: http://jeecg-boot.mydoc.io/?t=345660

系统特点

  • 采用最新主流前后分离框架(Springboot+Antd+Vue+Mybatis)
  • 强大的代码生成器,单表、一对多一键生成(包括前后端)
  • 简易Excel导入导出,支持单表导出和一对多表模式导出
  • 强大的权限机制,支持数据权限、表单按钮权限
  • 封装各种常用组件、报表组件,及其简单的生成图形报表
  • 提供完善的CAS单点登录集成机制、提供APP打包方案
  • 支持菜单动态路由、支持多数据源
  • 查询过滤器:查询功能根据配置自动生成,不需要编码
  • 常用共通封装,各种工具类(定时任务,短信接口,邮件发送,Excel导入导出等)
  • 浏览器兼容性好,页面支持PC,Pad和移动端
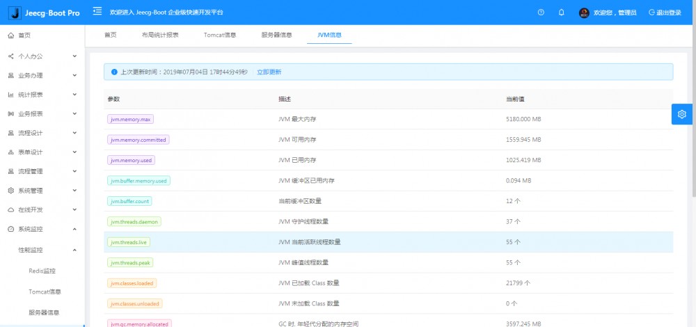
  • 提供各种系统监控,实时跟踪系统运行情况(监控 Redis、Tomcat、jvm、服务器信息、请求追踪、SQL监控)
  • 提供简单易用的打印插件,支持谷歌、IE浏览器等各种浏览器
  • 示例代码丰富,提供很多案例学习

升级日志

重点新功能

  • 开放Oline在线表单功能(支持单表、一对多、树)
  • 开放Oline在线代码生成器(功能更强大,更智能)
  • 提供单点登录集成cas的代码支持
  • 提供Websocket 消息推送机制,改造系统公告
  • 提供手机APP发布方案  issues#352

后端功能

  • Spring boot 2 上传文件大小配置
  • 新增方法,根据Token获取用户信息-
  • 注册短信接口异常,增加提醒
  • 定时任务更改cron表达式控件,优化表达式选择控件
  • 发短信接口秘钥配置,统一到配置文件中
  • 阿里监控设置不限制本地访问
  • 升级mybatisplus版本号
  • 支持redis增加名字空间分开过期时间
  • 我的消息后台报错 Parameter 'announcementSendModel' not found #265 处理
  • 日志操作添加类型
  • 上传大文件后台捕获异常,提示前端
  • redis里面的json不可以读 问题修改
  • 解决token失效,控制台多次打印日志
  • 切换部门,首页客户端存储部门信息未更新
  • 代码不规范改造,部分代码/system/全部改成/sys/开头
  • 批量删除部门添加提示,同时删除所有下属部门  issues#335
  • 批量更新报错处理  issues#IZA3Q
  • 访问后台根路径默认跳转swagger的接口页面、swagger取消密码
  • swagger设置全局token,解决接口需要token验证的问题
  • 分类字典页面显示错误  issues#377
  • 生成部门组织树的逻辑问题  issues#374
  • 增加CAS单点登录支持代码
  • ShiroRealm.jwtTokenRefresh方法内判断token是否过期优化  issues#405
  • 短信验证码,直接放result返回前端了  issues#391
  • mapper文件优化以便能更好支持多租户扩展  issues#404
  • 短信通用方法重构  issues#398
  • 集成websocket,消息消息提醒采用websocket方案
  • 系统通告管理优化
  • mapper文件中select语句字段别名用单引号导致不兼容postgresql,抛异常  issues#426
  • 解决Swagger2 异常NumberFormatException
  • 分类字典逻辑,SQL数据库兼容问题解决
  • oracle下nclob类型字段转换报错问题解决,ClobProxyImpl cannot be cast to oracle.sql.CLOB问题处理

前端功能

  • 增加表格合计示例
  • 增加JEditableTable三级联动示例
  • 增加JEditableTable禁用字段示例
  • 简化前端域名配置
  • 增加vue.config.js配置,生产环境去掉console.log,减少浏览器内存占用
  • 部门管理bug 修复  issues#300 、 issues#309
  • 登录校验bug、首页访问统计去掉多余的方法
  • 登录首页点击忘记密码样式乱了  issues#290
  • 登录时交互出的问题  issues#319
  • 用户注册校验账号和手机号是否存在,接口更好排除权限拦截器
  • 公告最大化、操作日志添加操作类型
  • 批量删除部门添加提示  issues#335
  • Jupload组件不能清空上次结果bug修复 issues#326
  • Online表单校验字段:支持输入、增加金额
  • JEditableTable 行编辑表格新增拖拽排序
  • j-editable-table列表中数据字典列如何配合DictSelectUtil.js函数,实现自动显示字典文本  issues#253
  • 一对多JEditable弹窗里表格信息的日期显示不全  issues#243
  • 登录密码加密逻辑,暂时注释掉
  • 字典数据加载请求,增加缓存机制,提高系统性能
  • 分类字典页面显示错误 issues#377
  • 磁盘监控功能BUG
  • Logo根据主题颜色变化而变化
  • 点击登录按钮禁用机制,防止网速慢多次点击登录
  • 修复公告编辑框不清除问题
  • JEditableTable 三级联动示例
  • JEditableTable新增普通表格合计示例
  • JEditableTable修复行编辑表格默认0行时报错
  • JEditableTable 支持新增获取行号
  • 前端a-input-number标签的BUG  issues#394
  • 前端a-select标签使用有问题,模糊搜索不对  issues#425
  • 24小时制问题  issues#434

系统模块

├─系统管理
│  ├─用户管理
│  ├─角色管理
│  ├─菜单管理
│  ├─权限设置(支持按钮权限、数据权限)
│  ├─表单权限(控制字段禁用、隐藏)
│  ├─部门管理
│  └─字典管理
│  └─树分类字典
│  └─系统公告
│  └─我的组织机构
├─消息中心
│  ├─消息管理
│  ├─模板管理
├─智能化功能
│  ├─代码生成器功能(一键生成前后端代码,生成后无需修改直接用,绝对是后端开发福音)
│  ├─代码生成器模板(提供4套模板,分别支持单表和一对多模型,不同风格选择)
│  ├─代码生成器模板(生成代码,自带excel导入导出)
│  ├─查询过滤器(查询逻辑无需编码,系统根据页面配置自动生成)
│  ├─高级查询器(弹窗自动组合查询条件)
│  ├─Excel导入导出工具集成(支持单表,一对多 导入导出)
│  ├─平台移动自适应支持
├─系统监控
│  ├─性能扫描监控
│  │  ├─监控 Redis
│  │  ├─Tomcat
│  │  ├─jvm
│  │  ├─服务器信息
│  │  ├─请求追踪
│  │  ├─磁盘监控
│  ├─定时任务
│  ├─系统日志
│  ├─消息中心(支持短信、邮件、微信推送等等)
│  ├─数据日志(记录数据快照,可对比快照,查看数据变更情况)
│  ├─系统通知
│  ├─SQL监控
│  ├─swagger-ui(在线接口文档)
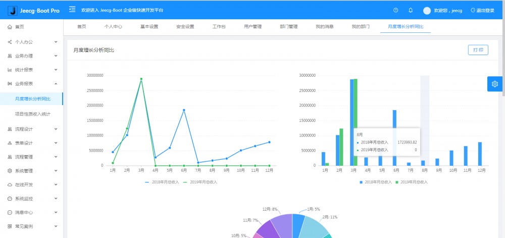
│─报表示例
│  ├─曲线图
│  └─饼状图
│  └─柱状图
│  └─折线图
│  └─面积图
│  └─雷达图
│  └─仪表图
│  └─进度条
│  └─排名列表
│  └─等等
│─常用示例
│  ├─单表模型例子
│  └─一对多模型例子
│  └─打印例子
│  └─一对多TAB例子
│  └─内嵌table例子
│  └─常用选择组件
│  └─异步树table
│  └─接口模拟测试
│  └─一对多JEditable
│  └─图片拖拽排序
│  └─图片翻页
│  └─图片预览
│  └─PDF预览
│  └─分屏功能
│─封装通用组件	
│  ├─行编辑表格JEditableTable
│  └─省略显示组件
│  └─时间控件
│  └─高级查询
│  └─用户选择组件
│  └─报表组件封装
│  └─字典组件
│  └─下拉多选组件
│  └─选人组件
│  └─选部门组件
│  └─通过部门选人组件
│  └─封装曲线、柱状图、饼状图、折线图等等报表的组件(经过封装,使用简单)
│  └─在线code编辑器
│  └─上传文件组件
│  └─验证码组件
│  └─树列表组件
│  └─表单禁用组件
│  └─等等
│─更多页面模板
│  ├─各种高级表单
│  ├─各种列表效果
│  └─结果页面
│  └─异常页面
│  └─个人页面
├─高级功能
│  ├─提供单点登录CAS集成方案
│  ├─提供APP发布方案
│  ├─集成Websocket消息通知机制
├─Online在线开发(即将开源)
│  ├─Online在线表单 - 功能已开放
│  ├─在线代码生成器 - 功能已开放
│  ├─Online在线图表
│  ├─Online图表模板配置
│  ├─Online在线报表
└─其他模块
   └─更多功能开发中。。

系统截图

PC端

JeecgBoot 2.1 发布,快速开发平台 JeecgBoot 2.1 发布,快速开发平台 JeecgBoot 2.1 发布,快速开发平台 JeecgBoot 2.1 发布,快速开发平台 JeecgBoot 2.1 发布,快速开发平台 JeecgBoot 2.1 发布,快速开发平台

手机端

JeecgBoot 2.1 发布,快速开发平台 JeecgBoot 2.1 发布,快速开发平台

PAD端

JeecgBoot 2.1 发布,快速开发平台 JeecgBoot 2.1 发布,快速开发平台 JeecgBoot 2.1 发布,快速开发平台 JeecgBoot 2.1 发布,快速开发平台

欢迎吐槽,欢迎star

原文  https://www.oschina.net/news/109361/jeecg-boot-2-1-released
正文到此结束
Loading...