转载

Spring Boot Actuator 整合 Prometheus

Spring Boot Actuator 整合 Prometheus

简介

Spring Boot 自带监控功能 Actuator,可以帮助实现对程序内部运行情况监控,比如监控状况、Bean加载情况、环境变量、日志信息、线程信息等。这一节结合 Prometheus 、Grafana 来更加直观的展示这些信息。

实验

说明

服务名 地址 端口
Prometheus 172.16.2.101 9090
Grafana 172.16.2.101 3000
Spring Boot Demo 172.16.2.204 8080

创建项目

创建用于测试的 Spring Boot 项目,主要代码如下。

pom.xml

application.yml

  • management.endpoints.web.exposure.include:大多数actuator的端口都不会通过http公开,* 代表公开所有这些端点。对于生产环境,应该仔细选择要公开的端点。

  • management.metrics.tags.application:为应用设置 tag ,方便区分不同的应用。

启动类

配置 Prometheus 和 Grafana

在 prometheus.yml 中添加针对该 Spring Boot 应用 的监控 job

运行 Prometheus 和 Grafana:

访问 Prometheus UI http://172.16.2.101:9090 ,查看 targets ,可以看到 job 处于 UP 状态,说明配置成功了。

Spring Boot Actuator 整合 Prometheus

Grafana UI http://172.16.2.101:3000,通过Grafana的 + 图标导入(Import) JVM (Micrometer) dashboard:

  • grafana id = 4701

  • 注意选中prometheus数据源

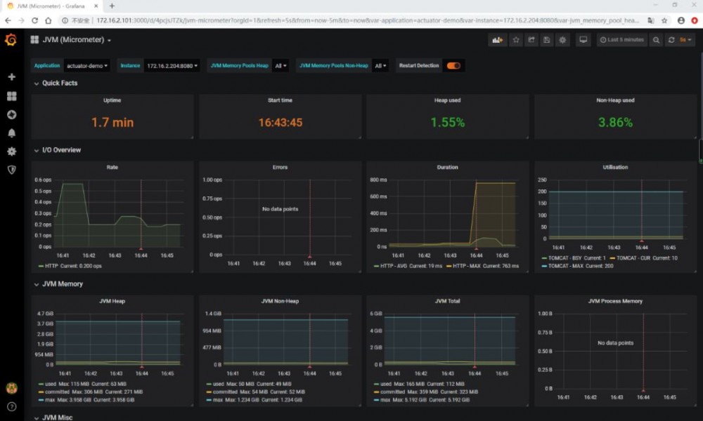
查看JVM (Micormeter) dashboard:

Spring Boot Actuator 整合 Prometheus

可以看到应用的 JVM 的 堆栈、 线程、 IO 等等信息。

源码

https://github.com/gf-huanchupk/SpringBootLearning/tree/master/springboot-actuator-prometheus

参考

https://micrometer.io/docs/registry/prometheus https://prometheus.io/docs/prometheus

往期内容

  • Prometheus 入门

  • Prometheus 与 Grafana 集成

  • Prometheus 整合 AlertManager

  • Prometheus 集成 Node Exporter

-- END --

Spring Boot Actuator 整合 Prometheus

每一个“ ”,都是对我最大的肯定 Spring Boot Actuator 整合 Prometheus

原文  http://mp.weixin.qq.com/s?__biz=MzI0NTYzMjM0Ng==&mid=2247484510&idx=1&sn=735e20f7c0ebc87dcfea731c78a1d483
正文到此结束
Loading...