转载

使用 Prometheus & Grafana 监控你的 Spring Boot 应用

准备工作

v2.14.0
v6.5.0

使用 Docker 部署上面的基础环境,配置文件可见,输入以下命令进行一键部署:

# 检查配置
docker-compose config
# 启动服务(-d 后台启动)
docker-compose up -d
# 停止并清除服务
docker-compose down

添加依赖项

pom.xml

<dependencies>
  <dependency>
    <groupId>org.springframework.boot</groupId>
    <artifactId>spring-boot-starter-actuator</artifactId>
  </dependency>

  <!-- 借助 Micrometer 对接 Prometheus 监控系统 -->
  <dependency>
    <groupId>io.micrometer</groupId>
    <artifactId>micrometer-registry-prometheus</artifactId>
  </dependency>
</dependencies>

application.yml

spring:
  application:
    name: monitoring-prometheus-grafana

management:
  endpoints:
    web:
      exposure:
        # 将 Actuator 的 /actuator/prometheus 端点暴露出来
        include: 'prometheus'
  metrics:
    tags: 
      application: ${spring.application.name}

logging:
  level:
    io.github.y0ngb1n.*: debug

使用方式

Step 1: 启动服务

$ mvn spring-boot:run
...
2019-12-08 22:28:11.916  INFO 36157 --- [           main] o.s.b.a.e.web.EndpointLinksResolver      : Exposing 1 endpoint(s) beneath base path '/actuator'
2019-12-08 22:28:12.045  INFO 36157 --- [           main] o.s.b.w.embedded.tomcat.TomcatWebServer  : Tomcat started on port(s): 8080 (http) with context path ''
2019-12-08 22:28:12.050  INFO 36157 --- [           main] i.g.y.m.p.PrometheusGrafanaApplication   : Started PrometheusGrafanaApplication in 20.638 seconds (JVM running for 27.154)

Step 2: 访问 /actuator/prometheus 端口

$ curl -sS http://127.0.0.1:8080/actuator/prometheus
# HELP jvm_gc_memory_promoted_bytes_total Count of positive increases in the size of the old generation memory pool before GC to after GC
# TYPE jvm_gc_memory_promoted_bytes_total counter
jvm_gc_memory_promoted_bytes_total{application="monitoring-prometheus-grafana",} 9986992.0
# HELP jvm_threads_daemon_threads The current number of live daemon threads
# TYPE jvm_threads_daemon_threads gauge
jvm_threads_daemon_threads{application="monitoring-prometheus-grafana",} 30.0
# HELP process_uptime_seconds The uptime of the Java virtual machine
# TYPE process_uptime_seconds gauge
process_uptime_seconds{application="monitoring-prometheus-grafana",} 75.133
...

将应用与 Prometheus 对接

添加 Prometheus 的配置文件:

scrape_configs:
  # 任意写,建议英文,不要包含特殊字符
  - job_name: 'spring-boot-app'
    # 多久采集一次数据
    scrape_interval: 15s
    # 采集时的超时时间
    scrape_timeout: 10s
    # 采集的路径是啥
    metrics_path: '/actuator/prometheus'
    # 采集服务的地址,设置成 Spring Boot 应用所在服务器的具体地址
    static_configs:
      - targets: ['192.168.31.44:8080']

可使用 ifconfig 查看宿主机的 IP 地址,Prometheus 服务器就会自动每隔15秒请求 http://your-ip:8080/actuator/prometheus 。更多配置参见 :point_right: 官方文档

测试访问 Prometheus

STEP 1:在浏览器中访问 http://localhost:9090

使用 Prometheus &amp; Grafana 监控你的 Spring Boot 应用

STEP 2:查看监控数据

Insert metric at cursor
Graph
Execute

使用 Prometheus &amp; Grafana 监控你的 Spring Boot 应用

集成 Grafana 可视化

前面已经使用 docker-compose 启动了 Grafana,下面进行配置。

STEP 1:在浏览器中访问 http://localhost:3000 ,并使用初始帐号 admin:admin 进行登录

使用 Prometheus &amp; Grafana 监控你的 Spring Boot 应用

STEP 2:点击 Add Data Source 进行添加 Prometheus 数据源

使用 Prometheus &amp; Grafana 监控你的 Spring Boot 应用

使用 Prometheus &amp; Grafana 监控你的 Spring Boot 应用

使用 Prometheus &amp; Grafana 监控你的 Spring Boot 应用

STEP 3:创建 Dashboard

使用 Prometheus &amp; Grafana 监控你的 Spring Boot 应用

使用 Prometheus &amp; Grafana 监控你的 Spring Boot 应用

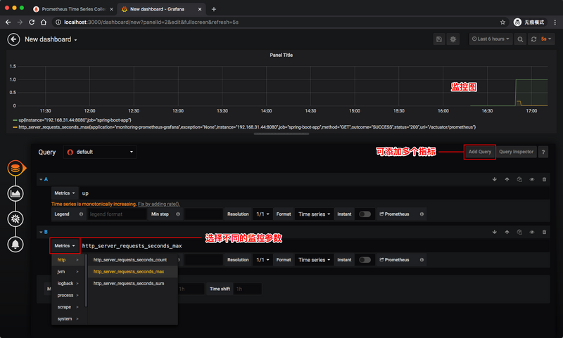
  • 设置监控指标

使用 Prometheus &amp; Grafana 监控你的 Spring Boot 应用

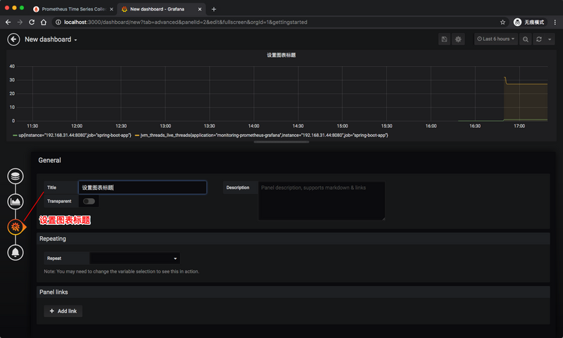
  • 设置 Dashboard 信息

使用 Prometheus &amp; Grafana 监控你的 Spring Boot 应用

  • 保存 Dashboard

使用 Prometheus &amp; Grafana 监控你的 Spring Boot 应用

可以添加不同的指标,指标的取值详见 Spring Boot 应用的 /actuator/prometheus 端点。重复以上步骤操作,即可为 Dashboard 添加新的图表。

如果你觉得自己定制一个 Dashboard 过于复杂了,那你可以逛一下 Grafana 的 Dashboard 市场 ( https://grafana.com/grafana/d... ),这样就可以方便快捷地复用别人精美的 Dashboard 面板了。

使用 Prometheus &amp; Grafana 监控你的 Spring Boot 应用

参考资料

  • https://www.callicoder.com/sp...
  • http://www.itmuch.com/spring-... ,by 周立
  • https://www.baeldung.com/spri...
  • https://yunlzheng.gitbook.io/...
  • https://micrometer.io/docs/re...
  • https://prometheus.io/docs/in...
  • https://hub.docker.com/r/prom...
  • https://grafana.com/docs/graf...

感谢您的阅读,本文由 杨斌的博客 版权所有。

如若转载,请注明出处:杨斌的博客( https://y0ngb1n.github.io?utm... )

项目已托管于 GitHub: y0ngb1n/spring-boot-samples ,欢迎 Star, Fork :kissing_heart:

原文  https://segmentfault.com/a/1190000021430295
正文到此结束
Loading...