转载

Spring Boot 添加应用 JVM 监控,实现数据可视化

1.简介

最近越发觉得,任何一个系统上线,运维监控都太重要了。本文介绍Prometheus + Grafana的方法监控Springboot 2.X,实现美观漂亮的数据可视化。

2.添加监控

Spring-boot-actuator module 可帮助您在将应用程序投入生产时监视和管理应用程序。您可以选择使用 HTTP 端点或 JMX 来管理和监控您的应用程序。Auditing, health, and metrics gathering 也可以自动应用于您的应用程序。引入依赖如下:

  1. <!--监控报警-->

  2. <dependency>

  3. <groupId>org.springframework.boot</groupId>

  4. <artifactId>spring-boot-starter-actuator</artifactId>

  5. </dependency>

  6. <dependency>

  7. <groupId>io.micrometer</groupId>

  8. <artifactId>micrometer-registry-prometheus</artifactId>

  9. </dependency>

对于Springboot,要开启Actuator,并打开对应的Endpoint:

  1. #prometheus配置

  2. info:

  3. alen:alen

  4. management:

  5. endpoints:

  6. web:

  7. base-path:/actuator

  8. exposure:

  9. include:"*"

启动Springboot后,可以通过下面URL看能不能正确获取到监控数据:localhost/actuator/prometheus 获取数据成功,说明Springboot能正常提供监控数据。

Spring Boot 添加应用 JVM 监控,实现数据可视化

主要的端点

Spring Boot 添加应用 JVM 监控,实现数据可视化

3.配置Prometheus

Prometheus 是 Cloud Native Computing Foundation 项目之一,是一个系统和服务监控系统。它按给定的时间间隔从配置的目标收集指标,评估规则表达式,显示结果,并且如果观察到某些条件为真,则可触发警报。

特性

  1. 多维度 数据模型(由度量名称和键/值维度集定义的时间序列)

  2. 灵活的查询语言 来利用这种维度

  3. 不依赖分布式存储;单个服务器节点是自治的

  4. 时间序列采集通过HTTP上的 pull model 发生

  5. 推送时间序列 通过中间网关得到支持

  6. 通过 服务发现 静态配置 来发现目标

  7. 多种模式的 图形和仪表盘支持

  8. 支持分级和水平 federation

通过 Prometheus 来抓取数据 Prometheus 会按照配置的时间周期去 pull 暴露的端点(/actuator/prometheus)中的指标数据 prometheus.yml 配置

  1. - job_name: 'actuator-ruoyi'

  2. # metrics_path defaults to '/metrics'

  3. # scheme defaults to 'http'.

  4. metrics_path: '/actuator/prometheus'

  5. static_configs:

  6. - targets: ['10.42.95.4']

重然后再启动prometheus,访问prometheus网址,查看targets启动是否正常如下图

Spring Boot 添加应用 JVM 监控,实现数据可视化

4.Grafana添加监控模版

默认启动后Grafana地址为:http://localhost:3000/,登录用户名和密码是admin/admin,import配置grafana id = 4701

Spring Boot 添加应用 JVM 监控,实现数据可视化

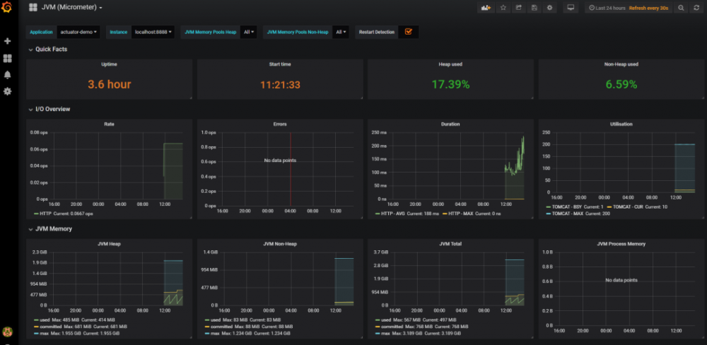
最终的效果是这样子的,如下图

Spring Boot 添加应用 JVM 监控,实现数据可视化

5.备注

问题:添加上访问不了Endpoint?解决方案:原因是项目用的shiro,需要添加过滤

  1. filterChainDefinitionMap.put("/actuator/**","anon");

问题二:

  1. /O exception (java.io.IOException) caught when processing request to {}->unix://localhost:80: Broken pipe

解决方法:导致这个错误的原因是 project.artifactId 可能包含了大写。改成小写就行

Spring Boot 添加应用 JVM 监控,实现数据可视化

原文  https://mp.weixin.qq.com/s/ZVlT2j8ndB6d6U2mpXE2Aw
正文到此结束
Loading...