转载

Jeecg-Boot 2.2.0 重磅版本发布,基于 SpringBoot 的低代码平台

项目介绍

JeecgBoot是一款基于代码生成器的低代码开发平台,开源界“小普元”超越传统商业企业开发平台!采用前后端分离架构:SpringBoot 2.x,Ant Design&Vue,Mybatis-Plus,Shiro,JWT。强大的代码生成器让前后端代码一键生成,无需写任何代码! 引领新的低代码开发模式(OnlineCoding模式-> 代码生成器模式-> 手工MERGE智能开发),帮助Java项目解决70%的重复工作,让开发更多关注业务逻辑。既能快速提高开发效率,帮助公司节省成本,同时又不失灵活性。JeecgBoot还独创在线开发模式(低代码):在线表单、在线报表、在线图表、在线工作流、插件能力等等。。

当前版本:v_2.2.0 | 2020-05-06

源码下载

  • https://github.com/zhangdaiscott/jeecg-boot
  • https://gitee.com/jeecg/jeecg-boot

技术文档

  • 在线演示: http://boot.jeecg.com
  • 视频教程: 实战入门视频
  • 技术文档: http://doc.jeecg.com
  • 常见问题:  http://t.cn/A6voGt6P

升级日志

此版本重构大,历经一个月的版本测试和稳定工作,新增功能较多 ,升级会出现不兼容的情况。

升级不兼容

  • 1、升级 ant-design-vue 到最新版本 1.5.2,会导致使用disabled的组件不可用(需要全局替换disabled 为readOnly;另外原来readOnly不允许全小写)
  • 2、JSearchSelectTag.vue行编辑的popup传参做了修改,需要全局替换 orgFieldse 为 orgFields
  • 3、 项目删除了sass,全部换成 less,其中涉及/deep/语法得改造
  • 4、 Online表单的填值规则用法修改了  见文档

较大改造

  • 登录的时候一次性加载系统字典,进行前端缓存,减少ajax重复请求
  • 修改定时任务quartz配置
  • logback-spring.xml配置不按照日期和大小生成新日志文件问题修复
  • vue-cli3 编译打包进行zip压缩优化
  • 根据index.html页面window._CONFIG['domianURL'],指定 axios的 baseURL(所以vue的代理没有用了)
  • JEditableTable重构,新增获取值时应该把临时id去掉、行编辑修改不直接更改数据源的ID
  • Online模块重点优化升级、Online代码生成器重点优化升级
  • 修复上个版本三个较大问题:行编辑组件存在严重bug、上传支持minio和阿里云切换存在遗漏、Online表单存在较大问题

ONLINE升级

  • Online访问权限控制实现,如果online表单配置了菜单,则用户需要授权才能访问此表单
  • Online表单新增组件: 省市区地域组件、开关组件、三级联动(级联下拉)组件、markdown组件
  • Online表单弹窗宽度,根据不同的列数显示不同的宽度,实现更好的效果
  • Online 树表单功能一系列优化,比如数据列新增添加下级按钮功能、添加下级不自动展开列表等问题
  • Online JS增强编辑器支持放大,同时JS代码变更,增加版本记忆功能,方便追踪历史
  • Online JS增强支持lodash工具
  • Online控件 默认值表达式功能  见文档
  • Online 增加Excel导入导出转换器配置,针对各种控件的导入导出做了统一处理
  • Online 列表字段排序支持配置
  • Online同步数据库,数据库兼容性优化(mysql、oracle11g、SqlServer2017)
  • Online功能列表,高级查询优化,丰富控件的支持(新增:用户选择、部门选择、时间等)
  • Online表单配置,类型Text、date、Blob的字段长度默认设置为0
  • Online自定义button,支持位置自定义(支持右侧和下方)
  • Online表单列表,列表显示那些字段,支持用户个性化设置
  • Online表单删除和移除逻辑优化,防止未同步情况下删除报错
  • Online上传逻辑重构,针对单表、一对多行操作,都支持图片和文件上传,同时支持三种模式(minio、阿里云、本地存储)
  • Online上传逻辑重构, 行编辑模式,支持图片顺序修改
  • Online上传逻辑重构,在列表页面支持图片和文件的展示
  • Online表单索引同步逻辑重构,同时支持选择多个字段,组合索引设置
  • Online表单 excel导出实现数据权限逻辑
  • Online表单列表强制列不换行,自动出现超出滚定条,支持移动端自适应(单表、树和ERP等模型都已修改)
  • Online表单管理列表,回车查询和列表左右拖动移动自适应问题
  • Online表单附表序号必填
  • Online表名加校验不能全是数字,自动trim空格
  • Online 一对多tab必填校验不通过,添加友好提醒
  • Online表单控件默认值示例
  • Online一对多内嵌子表风格,高级查询不好用,过滤不了数据处理
  • Online表单 自定义校验规则正则,录入不成功问题处理
  • Online表单设置不分页,排序后又分页了问题处理
  • Online表单,下拉搜索组件,表字典配置加条件,下拉值出不来问题处理
  • Online表单,一对一子表,下拉选择、时间等组件被遮挡问题处理
  • Online表单树模型和一对多ERP模板支持href
  • Online 报表支持上下文变量表达式
  • Online 报表实现数据权限逻辑
  • Online 报表新增拖动字段顺序
  • Online 报表列表,sql过长截取显示
  • Online 报表,popup回车查询
  • Online表单auto页面弹窗改成JModule;online表单移动自适应;

Online代码生成器升级

后期重点维护ONLINE模式的代码生成器,GUI模式逐步弃用。

  • 新增内嵌Table代码生成器模板
  • 升级代码生成器依赖,支持返回生成结果&支持服务器端生成代码config
  • 代码生成器列表,列表自适应优化,支持移动效果(强制列不换行,不过有弊端, 见文档 )
  • 实体生成,自动带着swagger 注解(支持单表、一对多等模型)
  • 代码生成器,列表移动自适应样式修改
  • 生成后的代码导入导出bug修复
  • online树代码生成器模板,直接删除一级分类会导致列表乱
  • ERP代码生成器模板升级,子表支持导入导出
  • ERP风格代码生成器模板问题(导入导入路径错误、swagger注解问题)
  • 代码生成器,校验为空的话不生成,简化生成的代码
  • 代码生成器,支持子表校验生成
  • 树形列表代码生成器优化,添加子节点
  • 修复bug: online字典未配置,代码生成器报错问题
  • 生成的实体字段excel注解,针对系统标准字段,创建人、创建时间等字段不生成
  • 生成的表单弹窗统一更换为j-modal,支持放大缩小全屏
  • 代码生成,popup参数大小写 驼峰问题修复
  • 生成的表单控件类型更丰富,新支持控件:markdown、省市区地域、密码、下拉搜索
  • 生成的列表查询区域,控件支持加强,新支持控件:省市区地域、下拉搜索、popup、选择用户、选择部门

平台基础升级

  • 针对auto隐藏路由菜单,实现自动授权,简化online菜单的授权
  • IDE中找不到sun.misc.BASE64Encoder jar包问题
  • 删掉作废获取所有用户角色列表接口,接口有性能问题
  • 在我的消息里点击已读以后,首页上面的通知红点并没有同步更改问题修复
  • 用户与部门取消关联删除关联关系bug修改
  • 部门导入未刷新redis缓存
  • 修复SysPermissionMapper.xml 的SQL语句不兼容SQLServer的问题
  • 在线动态数据源代码重构
  • 【二级管理员】部门修改、删除权限时关联删除部门角色数据
  • 【二级管理员】我的部门,选中部门只能看当前部门下的角色
  • 我的消息支持模糊查询
  • 常用示例-对象存储文件上传优化
  • 用户相关功能,sql写法不兼容其他数据库问题修复
  • 图片上传组件修改
  • 导入功能优化,提示准确导入成功失败信息,涉及功能 用户、角色、部门、字典、定时任务等
  • 增加生产环境禁用swagger-ui配置
  • 第三方登录代码集成
  • 系统公告优化
  • MockController 返回json数据,utf-8格式化,防止中文乱码
  • 部门删除后删除部门角色等关联
  • 分类字典支持选择数据,添加下级分类

UI组件升级

  • 升级 ant-design-vue 为最新版本 1.5.2
  • 登录验证码获取失败的时候,不显示空白
  • 升级 ant-design-vue,JModal切换全屏按钮因ant升级错位问题修复
  • 简化 j-modal 的相关代码
  • 封装常用组件示例;JInput新增当 type 变化的时候重新计算值
  • markdown集成
  • 富文本支持minio上传
  • 选择用户组件列表样式错位;Ellipsis.vue 优化
  • JModal移动端全屏效果
  • 高级查询只有在 in 模式下才能多选
  • 自定义选择用户组件JSelectMultiUser的宽度和截取显示长度
  • 行编辑 JEditableTable移动自适应效果;
  • JEditableTable重构 行编辑新增合计功能
  • JEditableTable重构 行编辑Popup请求数量过多(加缓存机制)
  • JEditableTable重构,行编辑InputNumber扩展支持输入小数和负数
  • JEditableTable.vue disable模式禁用添加删除按钮
  • JEditableTable行编辑, popup返回值,时间赋值有问题
  • JEditableTable行编辑,日期控件显示错位问题
  • 高级查询移动自适应效果;
  • 高级查询保存的同时也要保存匹配方式(支持and or)
  • 高级查询混入统一修改
  • 高级查询选择用户组件时,点开用户弹框不选择用户,直接关掉用户弹框,再次点击弹框时,无法点开问题
  • 高级查询组件支持,新支持组件,选择人、选择部门、popup、时间等
  • JPopup支持多选
  • JPopup返回值null问题
  • JPopup列表数据不刷新问题
  • JSearchSelectTag.vue匹配不上数字值问题
  • JSelectUserByDep 根据部门选择人组件bug
  • JTreeDict.vue 分类字典组件 清空不了问题
  • 常用示例,新增搜索下拉 JSearchSelectTag.vue例子
  • 常用示例,新增如何关闭当前页面例子
  • 常用示例,省市区三级联动的例子
  • 常用示例,增加字典下拉多选组件示例
  • 示例demo,关于图片的做统一优化

Issues处理

  • Online表单开发,点击“新增”按钮,是否树:选择是,页面控制台报错  issues/I1BHXG
  • online form表单项能否支持配置有级联关系的内容  #948
  • 全局拦截异常错误的提醒文字  #768
  • 建议:城市级联选择组件  #905
  • 表单配置中检验字段配置href,报表中该配置字段无法看到链接  #961
  • SysUserMapper.xml查询脚本数据兼容问题  #962
  • 在线表单 提示 ButtonExpHandler is not defined  #957
  • online表单中添加自定义按钮无法显示  #973
  • online报表不支持按照登录用户过滤数据  #934
  • 点击新增或者编辑按钮弹框宽度的设置问题  #974
  • online报表配置中使用系统参数,报错  I1AWNM
  • online增强SQL变量取数为null,#{sys.sys_date} 还有#{sys.sys_time}  #999
  • 一个主表,多个付表。1对多。保存后,某些从表行项目内容保存成功,单重新打开数据表现丢失。  #997
  • /online/cgform/api/exportXls/{code}接口问题  #1012
  • 打成jar包,访问不到代码生成器模板  #1010
  • online表单开发,打包后模板找不到  #865
  • 已生成的代码,子表最下下行添加合计行底部固定问题  #936
  • 下拉搜索框在编辑时下拉name无法带过来  #971
  • 建议autoPoi升级,优化数据返回List Map格式下的复合表头导出excel的体验  #873
  • 配置 Href 跳转,并没有显示为超链接  #1020
  • 首次打开一对多表单,JEditableTable的addDefaultRowNum属性不生效  #1003
  • autopoi 双表头问题  #862
  • 应该是权限管理bug  #110
  • 在线 的online报表报错  #1029
  • online代码生成器树形表单父节点字段名称问题  issues/I1ABGV
  • 点击j-popup,里面有数据,如果选择同名的数据,文本框为空  #1044
  • 关于table列宽可拖动问题  #1054
  • 单表数据导出多表头 auto 的Excel注解 groupName属性  #1053
  • 在线报表和在线online的问题  #1030
  • J-pop组件  #1043
  • 2.1.4 日志管理---没有记录查询接口参数  #1070
  • 服务器日志超过设置的MaxFileSize时  #1130
  • online 表单中,在 附表中存在上传图片组件,点击上传图片并提交,显示提交失败  #1074
  • online表单js增强修改从表控件值问题  #1051
  • 重复代理问题  #994
  • 系统使用的日志包有问题  #887
  • 使用sqlserver数据库,用户管理查询出错  #1140
  • 主表和从表 一对一关系表单 TypeError: Cannot read property 'getAll' of undefined  #1129
  • ERP表单附表数据编辑后消失  issues/I1DN3B
  • 多表的erp模式生成的子表,表单没有导入导出功能  issues/I1BB2U
  • 用edge打开首页,整个页面动不了,控制台console打出很多错误  issues/I189B5
  • 官方的快速开发平台主子表对IE11不兼容  issues/I17LEE
  • 360兼容模式 修改为你说的js之后;单表的数据兼容可以;主子表的不加载;错误如下  issues/I17H8L
  • Online表单开发,点击“新增”按钮,是否树:选择是,页面控制台报错  issues/I1BHXG

为什么选择 JeecgBoot?

开源界“小普元”超越传统商业企业级开发平台。引领新的开发模式(Online Coding- > 代码生成器 - > 手工MERGE智能开发), 可以帮助解决Java项目70%的重复工作,让开发更多关注业务逻辑。既能快速提高开发效率,帮助公司节省人力成本,同时又不失灵活性。

  • 采用最新主流前后分离框架(SpringBoot+Mybatis-plus+Ant-Design+Vue),容易上手; 代码生成器依赖性低,灵活的扩展能力,可灵活实现二次开发;
  • 开发效率很高,采用代码生成器,单表数据模型和一对多(父子表)、树列表等数据模型,增删改查功能自动生成,菜单配置直接使用(前端代码和后端代码都一键生成);
  • 代码生成器提供强大模板机制,支持自定义模板风格。目前提供四套风格模板(单表两套、一对多两套)
  • 封装完善的用户、角色、菜单、组织机构、数据字典、在线定时任务等基础功能。强大的权限机制,支持访问授权、按钮权限、数据权限、表单权限等
  • 零代码在线开发能力,在线配置表单、在线配置报表、在线配置图表、在线设计表单
  • 常用共通封装,各种工具类(定时任务,短信接口,邮件发送,Excel导入导出等),基本满足80%项目需求
  • 简易Excel导入导出,支持单表导出和一对多表模式导出,生成的代码自带导入导出功能
  • 集成简易报表工具,图像报表和数据导出非常方便,可极其方便的生成图形报表、pdf、excel、word等报表;
  • 采用前后分离技术,页面UI精美,针对常用组件做了封装:时间、行表格控件、截取显示控件、报表组件,编辑器等等
  • 查询过滤器:查询功能自动生成,后台动态拼SQL追加查询条件;支持多种匹配方式(全匹配/模糊查询/包含查询/不匹配查询);
  • 数据权限(精细化数据权限控制,控制到行级,列表级,表单字段级,实现不同人看不同数据,不同人对同一个页面操作不同字段
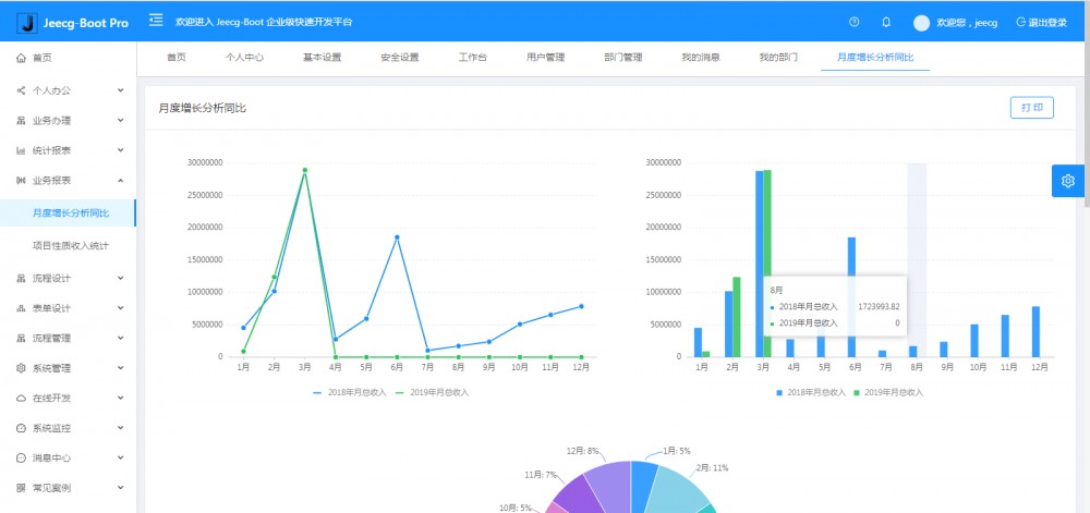
  • 在线配置报表(无需编码,通过在线配置方式,实现曲线图,柱状图,数据等报表)
  • 页面校验自动生成(必须输入、数字校验、金额校验、时间空间等);
  • 提供单点登录CAS集成方案,项目中已经提供完善的对接代码
  • 表单设计器,支持用户自定义表单布局,支持单表,一对多表单、支持select、radio、checkbox、textarea、date、popup、列表、宏等控件
  • 专业接口对接机制,统一采用restful接口方式,集成swagger-ui在线接口文档,Jwt token安全验证,方便客户端对接
  • 接口安全机制,可细化控制接口授权,非常简便实现不同客户端只看自己数据等控制
  • 高级组合查询功能,在线配置支持主子表关联查询,可保存查询历史
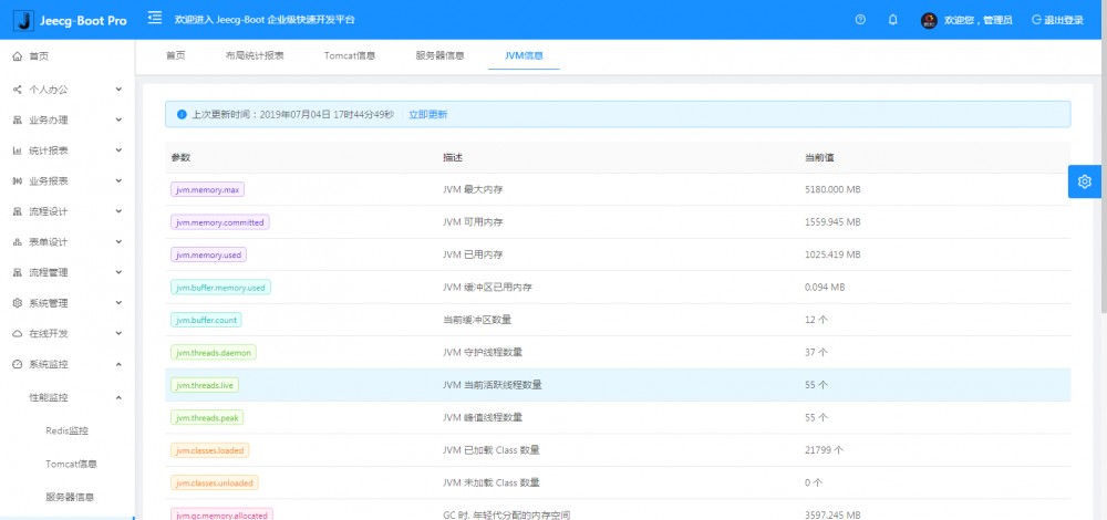
  • 提供各种系统监控,实时跟踪系统运行情况(监控 Redis、Tomcat、jvm、服务器信息、请求追踪、SQL监控)
  • 消息中心(支持短信、邮件、微信推送等等)
  • 集成Websocket消息通知机制
  • 提供APP发布方案:
  • 支持多语言,提供国际化方案;
  • 数据变更记录日志,可记录数据每次变更内容,通过版本对比功能查看历史变化
  • 平台UI强大,实现了移动自适应
  • 平台首页风格,提供多种组合模式,支持自定义风格
  • 提供简单易用的打印插件,支持谷歌、IE浏览器等各种浏览器
  • 示例代码丰富,提供很多学习案例参考
  • 采用maven分模块开发方式
  • 支持菜单动态路由
  • 权限控制采用 RBAC(Role-Based Access Control,基于角色的访问控制)

系统模块

├─系统管理
│  ├─用户管理
│  ├─角色管理
│  ├─菜单管理
│  ├─权限设置(支持按钮权限、数据权限)
│  ├─表单权限(控制字段禁用、隐藏)
│  ├─部门管理
│  └─字典管理
│  └─树分类字典
│  └─系统公告
│  └─我的组织机构(部门角色、部门权限)
│  └─职务管理
│  └─通讯录
├─消息中心
│  ├─消息管理
│  ├─模板管理
├─智能化功能
│  ├─代码生成器功能(一键生成前后端代码,生成后无需修改直接用,绝对是后端开发福音)
│  ├─代码生成器模板(提供4套模板,分别支持单表和一对多模型,不同风格选择)
│  ├─代码生成器模板(生成代码,自带excel导入导出)
│  ├─查询过滤器(查询逻辑无需编码,系统根据页面配置自动生成)
│  ├─高级查询器(弹窗自动组合查询条件)
│  ├─Excel导入导出工具集成(支持单表,一对多 导入导出)
│  ├─平台移动自适应支持
├─系统监控
│  ├─性能扫描监控
│  │  ├─监控 Redis
│  │  ├─Tomcat
│  │  ├─jvm
│  │  ├─服务器信息
│  │  ├─请求追踪
│  │  ├─磁盘监控
│  ├─定时任务
│  ├─系统日志
│  ├─消息中心(支持短信、邮件、微信推送等等)
│  ├─数据日志(记录数据快照,可对比快照,查看数据变更情况)
│  ├─系统通知
│  ├─SQL监控
│  ├─swagger-ui(在线接口文档)
│─报表示例
│  ├─曲线图
│  └─饼状图
│  └─柱状图
│  └─折线图
│  └─面积图
│  └─雷达图
│  └─仪表图
│  └─进度条
│  └─排名列表
│  └─等等
│─大屏模板
│  ├─作战指挥中心大屏
│  └─物流服务中心大屏
│─常用示例
│  ├─自定义组件
│  ├─对象存储(对接阿里云)
│  ├─单表模型例子
│  └─一对多模型例子
│  └─打印例子
│  └─一对多TAB例子
│  └─内嵌table例子
│  └─常用选择组件
│  └─异步树table
│  └─接口模拟测试
│  └─表格合计示例
│  └─异步树列表示例
│  └─一对多JEditable
│  └─JEditable组件示例
│  └─图片拖拽排序
│  └─图片翻页
│  └─图片预览
│  └─PDF预览
│  └─分屏功能
│─封装通用组件	
│  ├─行编辑表格JEditableTable
│  └─省略显示组件
│  └─时间控件
│  └─高级查询
│  └─用户选择组件
│  └─报表组件封装
│  └─字典组件
│  └─下拉多选组件
│  └─选人组件
│  └─选部门组件
│  └─通过部门选人组件
│  └─封装曲线、柱状图、饼状图、折线图等等报表的组件(经过封装,使用简单)
│  └─在线code编辑器
│  └─上传文件组件
│  └─验证码组件
│  └─树列表组件
│  └─表单禁用组件
│  └─等等
│─更多页面模板
│  ├─各种高级表单
│  ├─各种列表效果
│  └─结果页面
│  └─异常页面
│  └─个人页面
├─高级功能
│  ├─系统编码规则
│  ├─提供单点登录CAS集成方案
│  ├─提供APP发布方案
│  ├─集成Websocket消息通知机制
├─Online在线开发(暂未开源)
│  ├─Online在线表单 - 功能已开放
│  ├─在线代码生成器 - 功能已开放
│  ├─Online在线报表 - 功能已开放
│  ├─系统编码规则生成
│  ├─系统编码规则校验
│  ├─多数据源管理
│  ├─Online在线图表
│  ├─Online图表模板
│  ├─表单设计器
└─其他模块
   └─更多功能开发中。。

系统截图

大屏数据模板

Jeecg-Boot 2.2.0 重磅版本发布,基于 SpringBoot 的低代码平台

Jeecg-Boot 2.2.0 重磅版本发布,基于 SpringBoot 的低代码平台

PC端

Jeecg-Boot 2.2.0 重磅版本发布,基于 SpringBoot 的低代码平台 Jeecg-Boot 2.2.0 重磅版本发布,基于 SpringBoot 的低代码平台 Jeecg-Boot 2.2.0 重磅版本发布,基于 SpringBoot 的低代码平台 Jeecg-Boot 2.2.0 重磅版本发布,基于 SpringBoot 的低代码平台 Jeecg-Boot 2.2.0 重磅版本发布,基于 SpringBoot 的低代码平台 Jeecg-Boot 2.2.0 重磅版本发布,基于 SpringBoot 的低代码平台

手机端

Jeecg-Boot 2.2.0 重磅版本发布,基于 SpringBoot 的低代码平台 Jeecg-Boot 2.2.0 重磅版本发布,基于 SpringBoot 的低代码平台

PAD端

Jeecg-Boot 2.2.0 重磅版本发布,基于 SpringBoot 的低代码平台 Jeecg-Boot 2.2.0 重磅版本发布,基于 SpringBoot 的低代码平台 Jeecg-Boot 2.2.0 重磅版本发布,基于 SpringBoot 的低代码平台 Jeecg-Boot 2.2.0 重磅版本发布,基于 SpringBoot 的低代码平台

欢迎吐槽,欢迎star~

原文  https://www.oschina.net/news/115417/jeecg-boot-2-2-0-released
正文到此结束
Loading...